Main

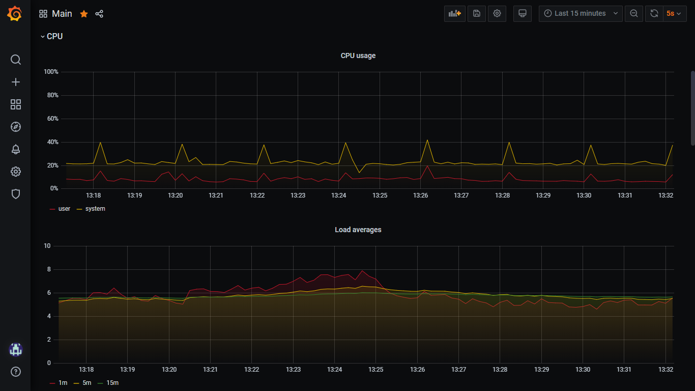
Main screenshot 1
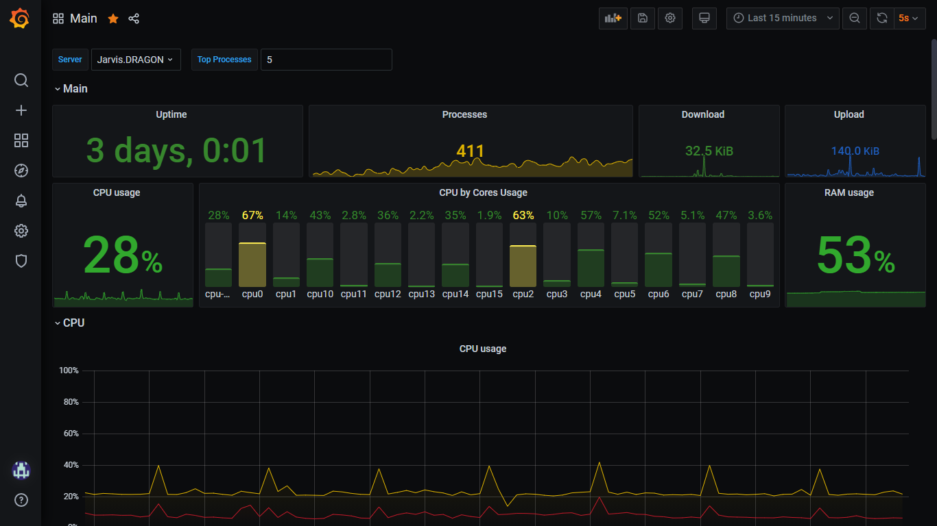
Main screenshot 2
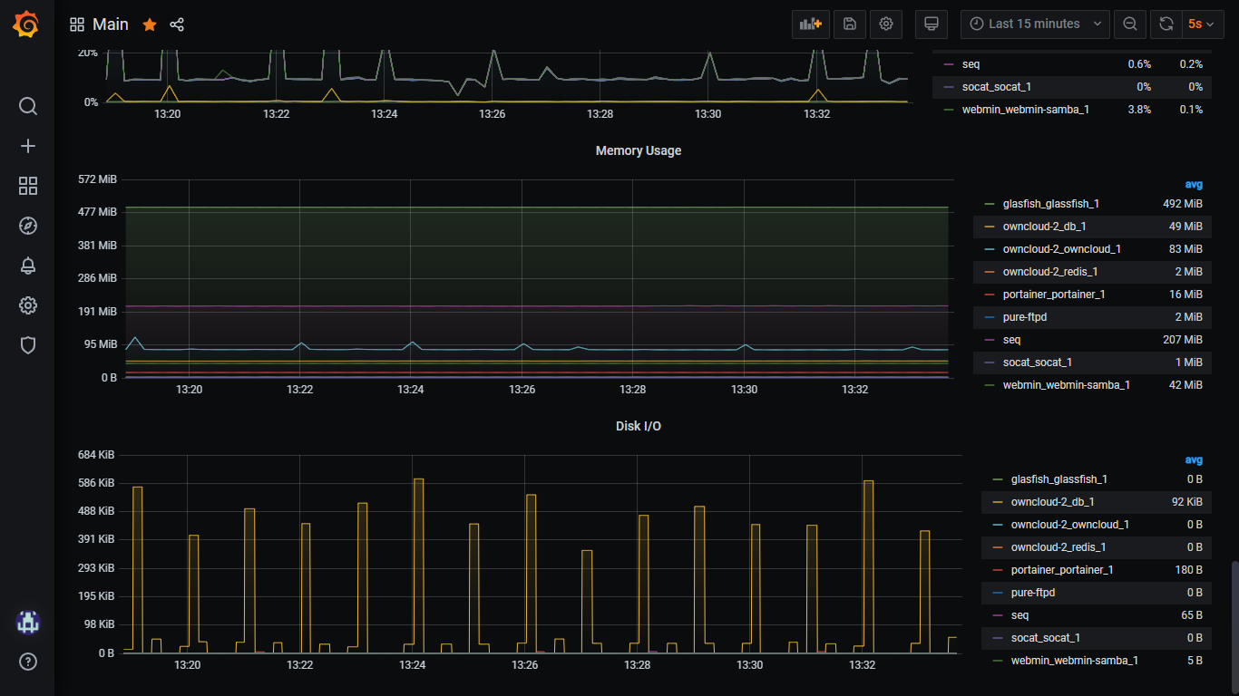
Main screenshot 3
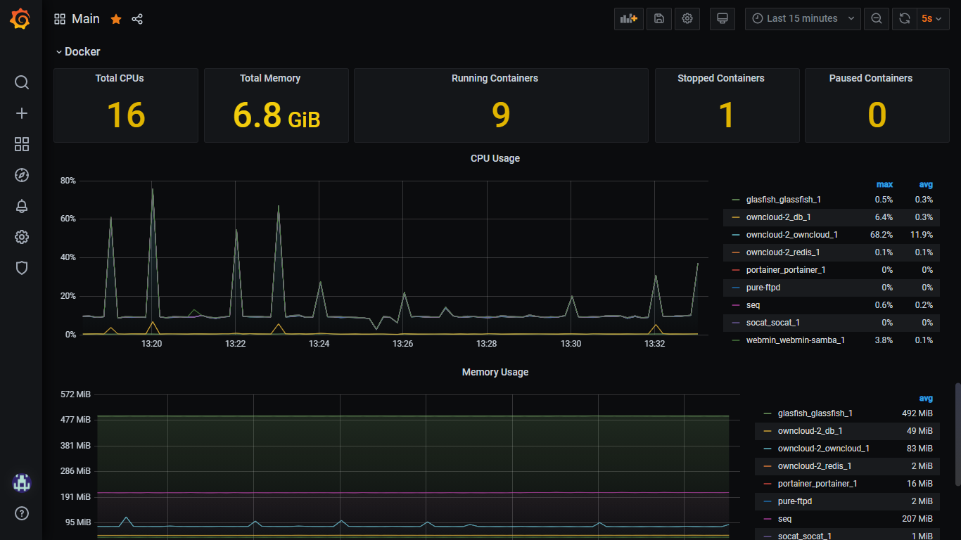
Main screenshot 4
Main screenshot 5
Main screenshot 6
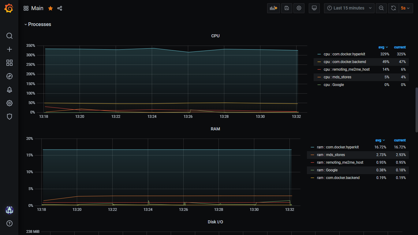
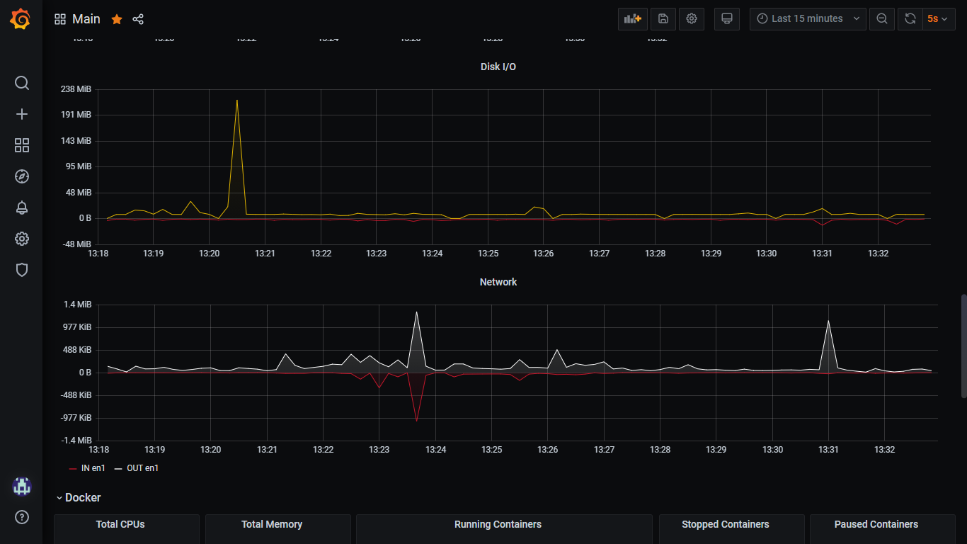
The Main dashboard uses the influxdb data source to create a Grafana dashboard with the bargauge, graph and stat panels.
Revisions
RevisionDescriptionCreated

Get this dashboard

Import the dashboard template

or

Download JSON

Datasource
Dependencies