9120 - Oxidized
Oxidized exporter Dashboard
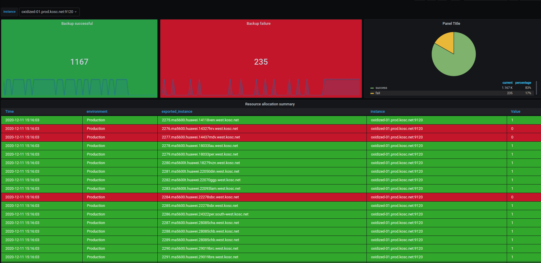
Dashboard from metrics that you get with the ansible-apps_oxidized_exporter
Data source config
Collector config:
Upload an updated version of an exported dashboard.json file from Grafana
| Revision | Description | Created | |
|---|---|---|---|
| Download |
