SmartThings - Thermostats
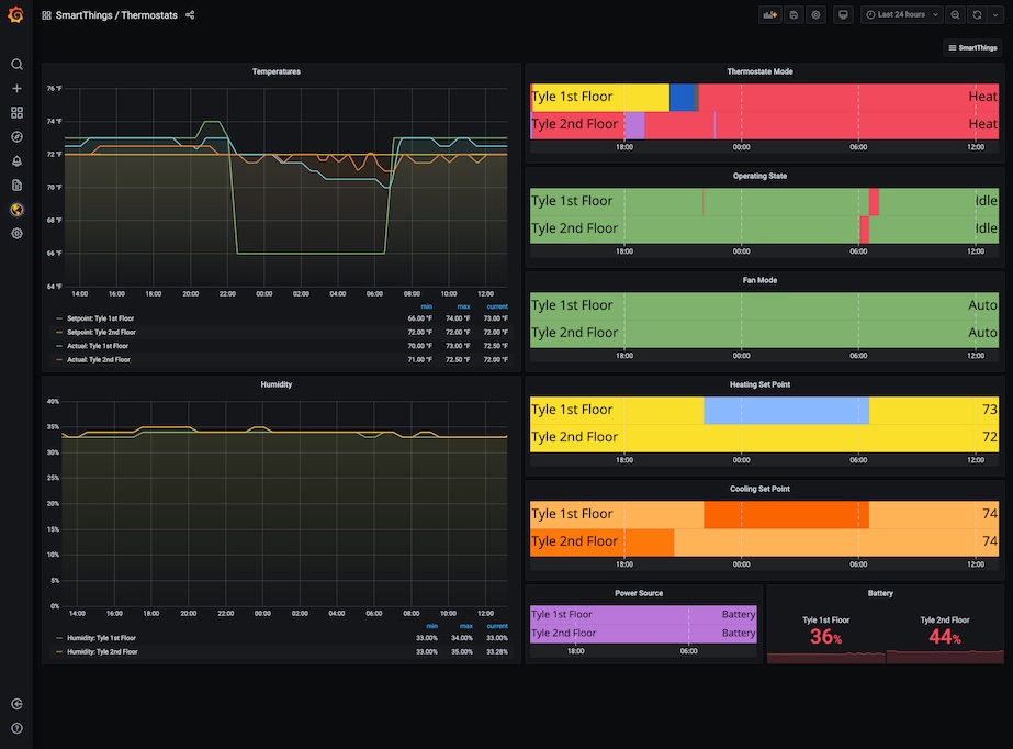
A SmartThings dashboard for thermostats utilizing the SmartThings Metrics Prometheus exporter: https://github.com/moikot/smartthings-metrics
A SmartThings dashboard for thermostats utilizing the SmartThings Metrics Prometheus exporter: https://github.com/moikot/smartthings-metrics
(You may need to adjust your PromQL to filter out just the thermostats and/or humidity sensors that you want… I happen to have a dual-zone setup - certainly adjust your panels as needed!)
My particular thermostat is using RBOYs “Enhanced Z-Wave Plus Thermostat with Temperature, Humidity and Auto Time setting” device handler to manage my 2gig CT100 Z-Wave Programmable Thermostat.
Data source config
Collector config:
Upload an updated version of an exported dashboard.json file from Grafana
| Revision | Description | Created | |
|---|---|---|---|
| Download |
