SmartThings - Power Usage
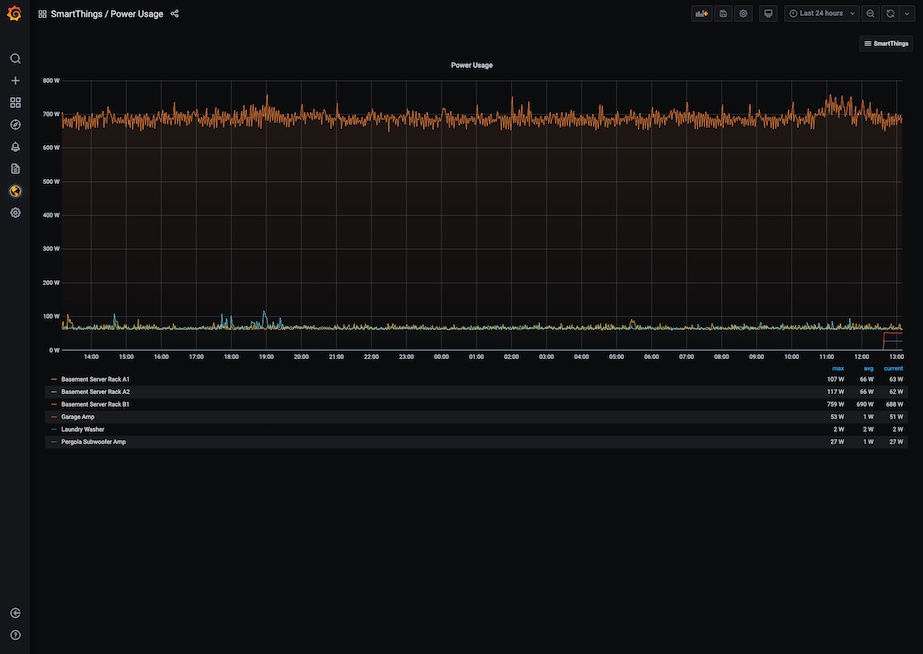
A SmartThings dashboard for power usage utilizing the SmartThings Metrics Prometheus exporter: https://github.com/moikot/smartthings-metrics
A SmartThings dashboard for power usage utilizing the SmartThings Metrics Prometheus exporter: https://github.com/moikot/smartthings-metrics
Data source config
Collector config:
Upload an updated version of an exported dashboard.json file from Grafana
| Revision | Description | Created | |
|---|---|---|---|
| Download |
