APC UPS
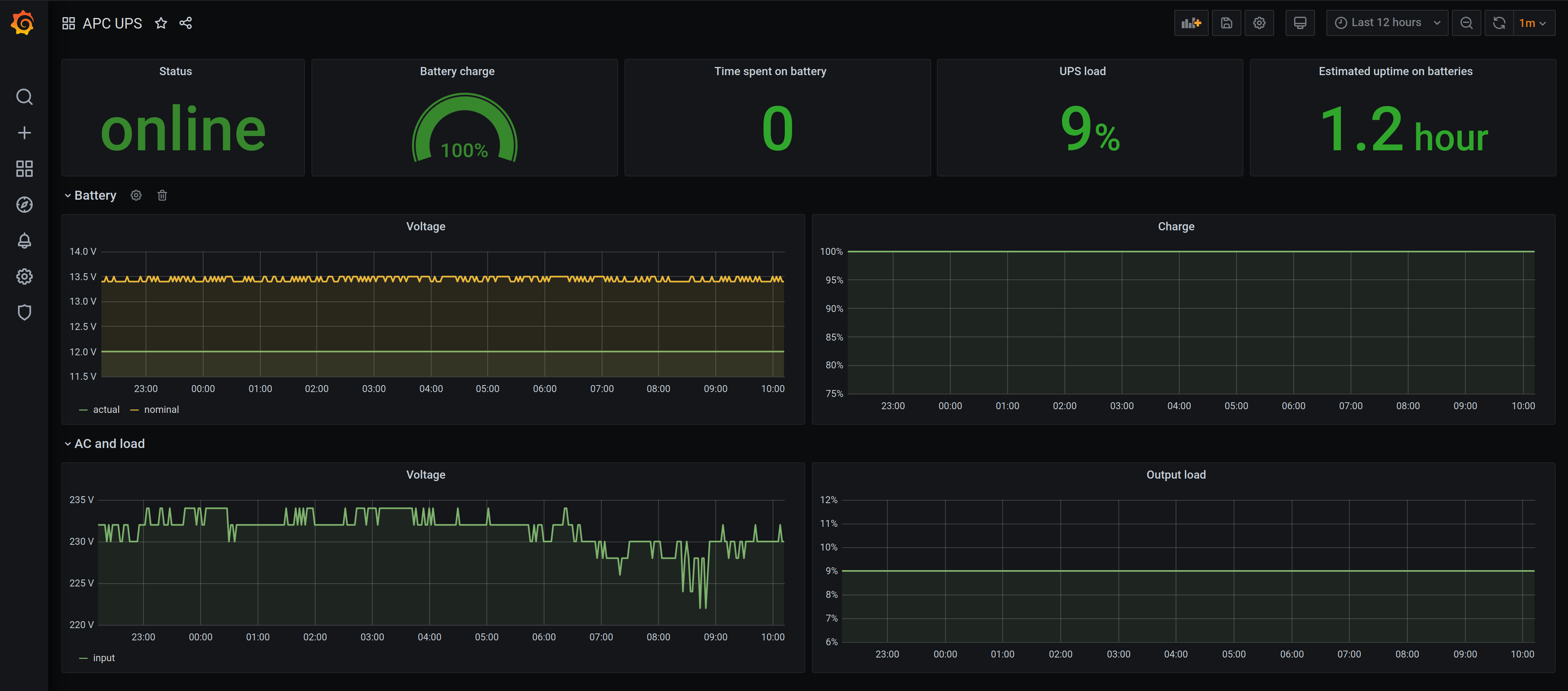
Displays monitoring data collected from APC uninterruptible power supplies via apcupsd_exporter.
This incarnation of the APC UPS dashboard uses the apcupsd_exporter to collect metrics from smaller UPS Models.
Data source config
Collector config:
Upload an updated version of an exported dashboard.json file from Grafana
| Revision | Description | Created | |
|---|---|---|---|
| Download |
