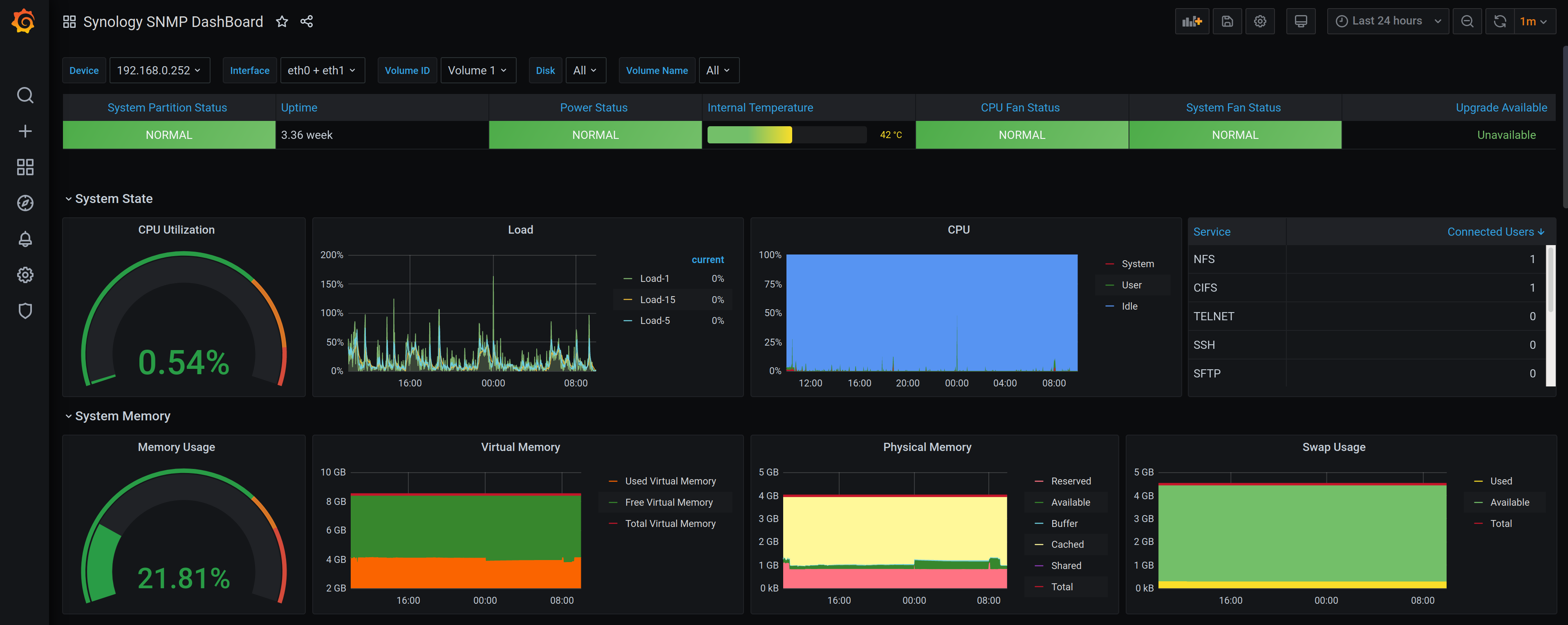
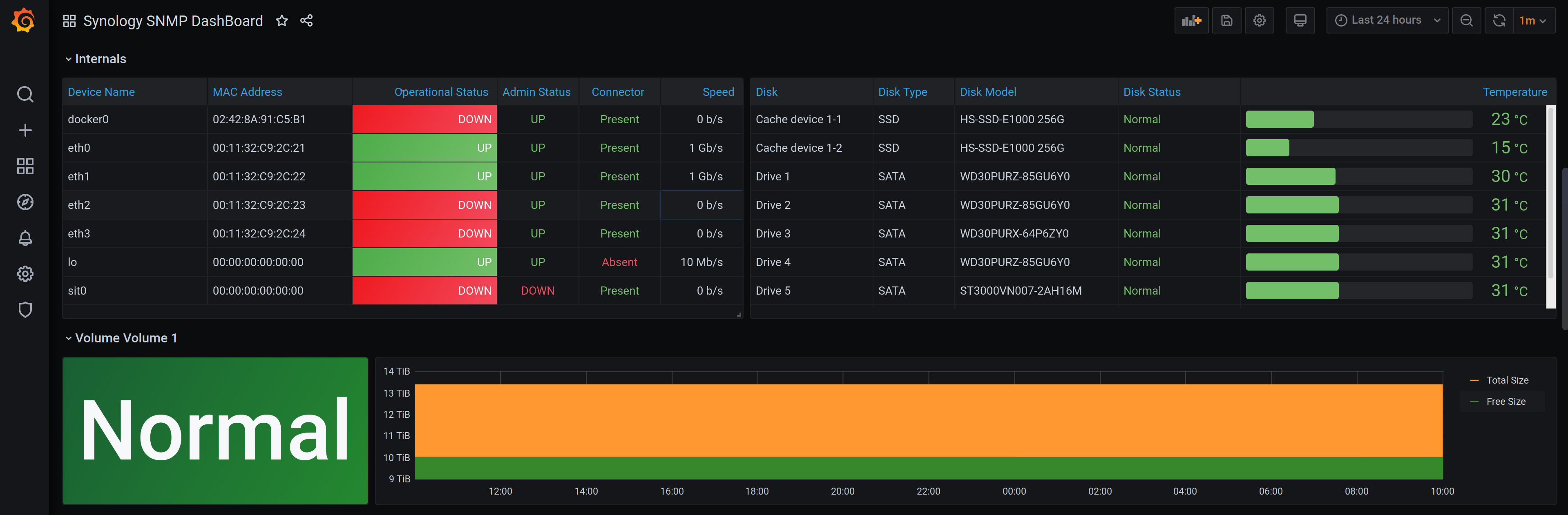
Synology SNMP DashBoard
A Dashboard for Synology NAS based on SNMP and Prometheus
This requires the configuration of SNMP on your synology NAS and the snmp_exporter for Prometheus.
This is an evolved version of the Synology SNMP DashBoard by pathseeker.
Data source config
Collector config:
Upload an updated version of an exported dashboard.json file from Grafana
| Revision | Description | Created | |
|---|---|---|---|
| Download |
SNMP
Easily monitor any generic SNMP (Simple Network Management Protocol) device with Grafana Cloud's out-of-the-box monitoring solution.
Learn more