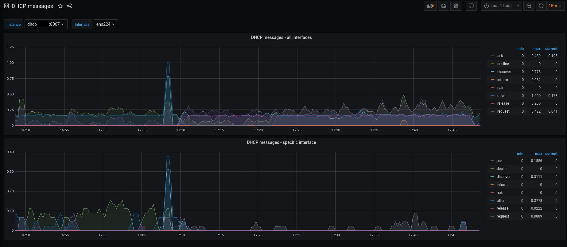
DHCP messages
Observe amount of discover/offer/request/ack/nak/release/inform/decline messages pass your DHCP interface.
Use this dashboard in combination with dhcpmessages_exporter
https://github.com/mrizvic/dhcpmessage_exporter
It listens (pcap) on specific network interfaces for dhcp traffic (bpf filter: udp and port 67) and counts following DHCP messages:
discover
offer
request
ack
nak
inform
release
decline
Stats are available over HTTP in format suitable for prometheus:
dhcp-lab$ curl -s localhost:8067/metrics |grep dhcp
# HELP dhcp_messages_processed_total The total number of processed DHCP messagess
# TYPE dhcp_messages_processed_total counter
dhcp_messages_processed_total{interface="ens192",type="ack"} 0
dhcp_messages_processed_total{interface="ens192",type="decline"} 0
dhcp_messages_processed_total{interface="ens192",type="discover"} 0
dhcp_messages_processed_total{interface="ens192",type="inform"} 0
dhcp_messages_processed_total{interface="ens192",type="nak"} 0
dhcp_messages_processed_total{interface="ens192",type="offer"} 0
dhcp_messages_processed_total{interface="ens192",type="release"} 0
dhcp_messages_processed_total{interface="ens192",type="request"} 0
dhcp_messages_processed_total{interface="ens193",type="ack"} 2
dhcp_messages_processed_total{interface="ens193",type="decline"} 0
dhcp_messages_processed_total{interface="ens193",type="discover"} 12
dhcp_messages_processed_total{interface="ens193",type="inform"} 0
dhcp_messages_processed_total{interface="ens193",type="nak"} 0
dhcp_messages_processed_total{interface="ens193",type="offer"} 0
dhcp_messages_processed_total{interface="ens193",type="release"} 12
dhcp_messages_processed_total{interface="ens193",type="request"} 14
dhcp_messages_processed_total{interface="ens224",type="ack"} 1
dhcp_messages_processed_total{interface="ens224",type="decline"} 0
dhcp_messages_processed_total{interface="ens224",type="discover"} 0
dhcp_messages_processed_total{interface="ens224",type="inform"} 0
dhcp_messages_processed_total{interface="ens224",type="nak"} 0
dhcp_messages_processed_total{interface="ens224",type="offer"} 0
dhcp_messages_processed_total{interface="ens224",type="release"} 0
dhcp_messages_processed_total{interface="ens224",type="request"} 1
dhcp_messages_processed_total{interface="ens256",type="ack"} 14
dhcp_messages_processed_total{interface="ens256",type="decline"} 0
dhcp_messages_processed_total{interface="ens256",type="discover"} 3
dhcp_messages_processed_total{interface="ens256",type="inform"} 0
dhcp_messages_processed_total{interface="ens256",type="nak"} 0
dhcp_messages_processed_total{interface="ens256",type="offer"} 9
dhcp_messages_processed_total{interface="ens256",type="release"} 0
dhcp_messages_processed_total{interface="ens256",type="request"} 4
# HELP packets_captured_total The total number of packets that passed bpf filter
# TYPE packets_captured_total counter
packets_captured_total{interface="ens192",type="all"} 0
packets_captured_total{interface="ens193",type="all"} 40
packets_captured_total{interface="ens224",type="all"} 2
packets_captured_total{interface="ens256",type="all"} 30
Data source config
Collector config:
Upload an updated version of an exported dashboard.json file from Grafana
| Revision | Description | Created | |
|---|---|---|---|
| Download |
