Siid Monitor
siid running status monitor
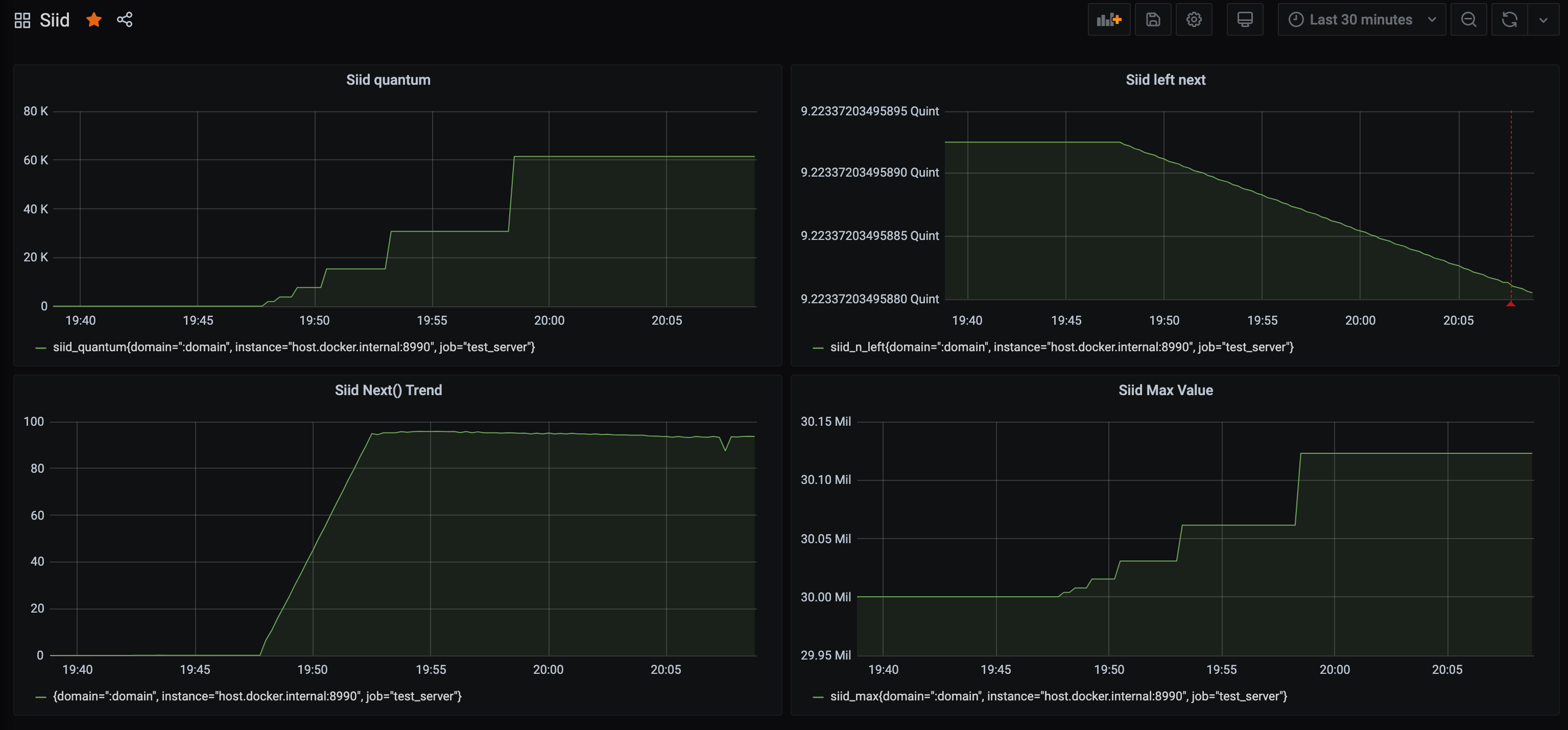
- siid_max: 当前窗口最大的siid Gauge
- siid_n_left: 剩余可分配的数量 Gauge
- siid_next: 调用Next()的计数 Counter
- siid_next_with_hash: 调用NextWithHash()的计数 Counter
- siid_quantum: 滑动窗口的大小 Gauge
Data source config
Collector config:
Upload an updated version of an exported dashboard.json file from Grafana
| Revision | Description | Created | |
|---|---|---|---|
| Download |
