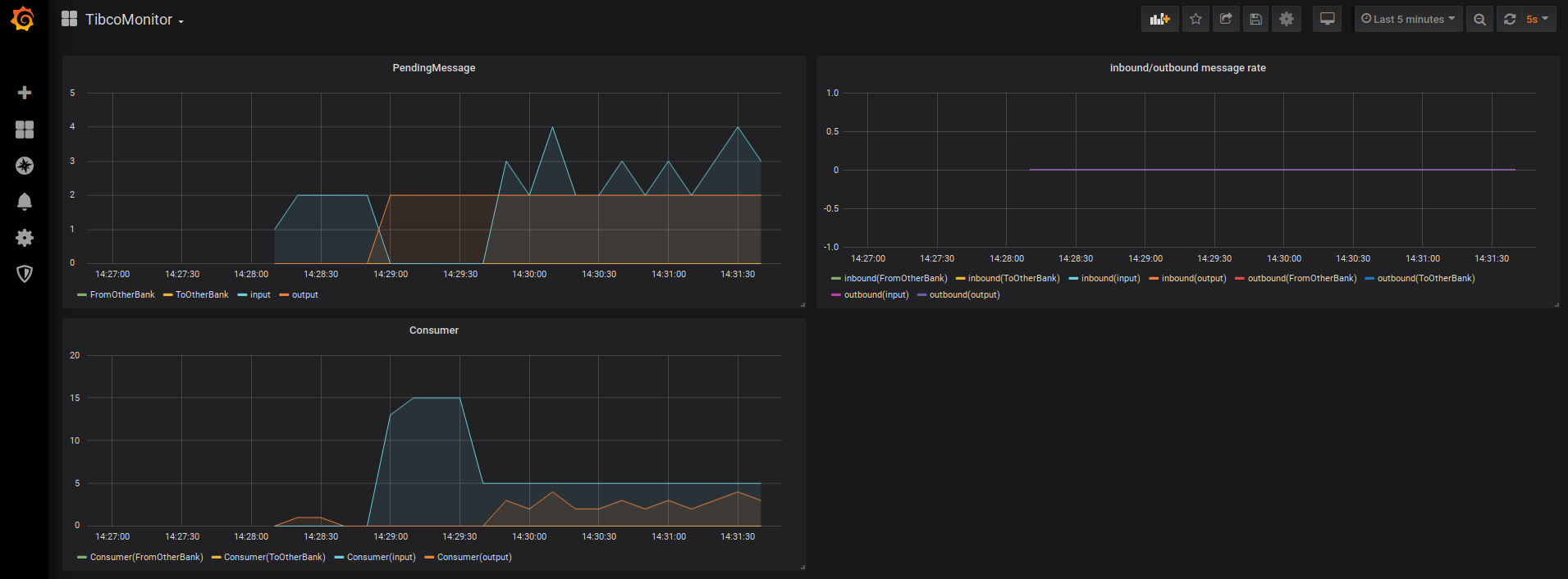
TibcoMonitor
Example dashboard for monitoring Tibco Queues via TibcoJMSMonitoring
Data collected by TibcoJMSMonitoring https://github.com/sergeylysov/TibcoJMSMonitoring
Data source config
Collector config:
Upload an updated version of an exported dashboard.json file from Grafana
| Revision | Description | Created | |
|---|---|---|---|
| Download |
