Docker and system monitoring
A simple overview of the most important Docker host and container metrics. (cAdvisor/Node Exporter/Prometheus) updated from ID 893 by Thibaut Mottet
Docker + System dashboard
This dashboard fork from ID:893 and modify for compatible with Grafana version 7.3, cAdvisor version 0.34, node exporter version 1.0.1 and Prometheus version 2.23
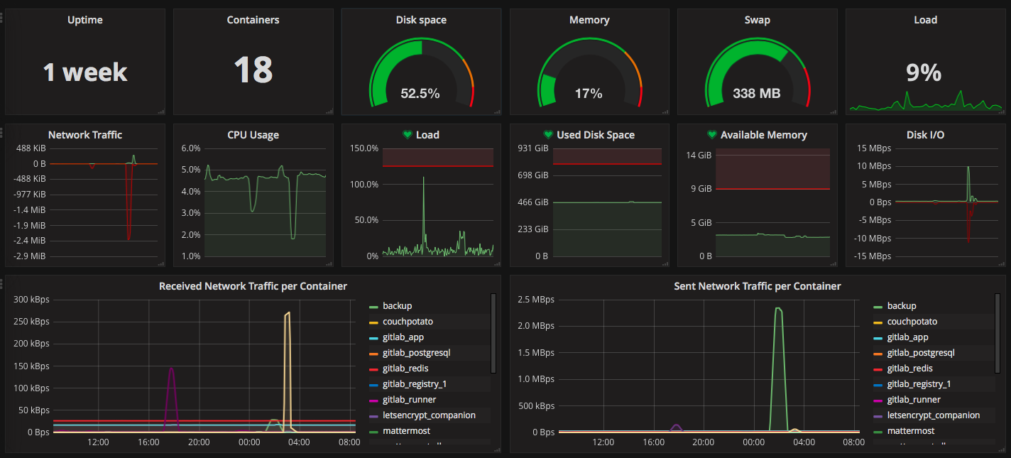
System metric
This dashboard display Docker and system metric, the aim it’s to have all the metric on one dashboard. The first lines represents the system metric with gauge and text/graph (easy to visualize and minimalist).
- Host up time
- Memory/swap usage
- Disk usage
- Load average
- Network I/O
- CPU usage
- Disk I/O
Some alerts are disable due to new version of Gragana not allow to create alert when template variables are used.
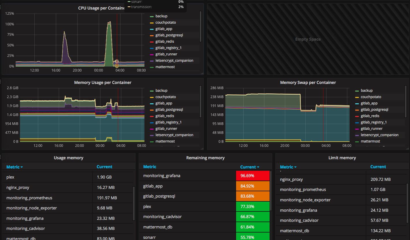
Docker metric
The second parts of the dashboard is Docker metric, more detailed using mostly graph.
- CPU usage per container
- Sent network per container
- Received network per container
- Memory usage/swap per container
- Remaining memory for each container (if men_limit defined in docker-compose.yml)
Server configuration
I use the docker-compose to set my monitoring: https://github.com/vegasbrianc/prometheus. My dashboard work with this configuration. Service running:
- docker: version 19.03
- prometheus: version 2.23.0
- node_exporter: version 1.0.1
- cAdvisor: version v0.34.0
- grafana: version 7.3.4
Install with docker-compose.yml
docker-compose.yml
prometheus:
image: prom/prometheus:latest
container_name: monitoring_prometheus
restart: unless-stopped
volumes:
- ./data/prometheus/config:/etc/prometheus/
- ./data/prometheus/data:/prometheus
command:
- '-config.file=/etc/prometheus/prometheus.yml'
- '-storage.local.path=/prometheus'
- '-alertmanager.url=http://alertmanager:9093'
expose:
- 9090
ports:
- 9090:9090
links:
- cadvisor:cadvisor
- node-exporter:node-exporter
node-exporter:
image: prom/node-exporter:latest
container_name: monitoring_node_exporter
restart: unless-stopped
expose:
- 9100
cadvisor:
image: google/cadvisor:latest
container_name: monitoring_cadvisor
restart: unless-stopped
volumes:
- /:/rootfs:ro
- /var/run:/var/run:rw
- /sys:/sys:ro
- /var/lib/docker/:/var/lib/docker:ro
expose:
- 8080
grafana:
image: grafana/grafana:latest
container_name: monitoring_grafana
restart: unless-stopped
links:
- prometheus:prometheus
volumes:
- ./data/grafana:/var/lib/grafana
environment:
- GF_SECURITY_ADMIN_PASSWORD=MYPASSWORT
- GF_USERS_ALLOW_SIGN_UP=false
- GF_SERVER_DOMAIN=myrul.com
- GF_SMTP_ENABLED=true
- GF_SMTP_HOST=smtp.gmail.com:587
- GF_SMTP_USER=myadrress@gmail.com
- GF_SMTP_PASSWORD=mypassword
- GF_SMTP_FROM_ADDRESS=myaddress@gmail.comprometheus.yml
# my global config
global:
scrape_interval: 120s # By default, scrape targets every 15 seconds.
evaluation_interval: 120s # By default, scrape targets every 15 seconds.
# scrape_timeout is set to the global default (10s).
# Attach these labels to any time series or alerts when communicating with
# external systems (federation, remote storage, Alertmanager).
external_labels:
monitor: 'my-project'
# Load and evaluate rules in this file every 'evaluation_interval' seconds.
rule_files:
# - "alert.rules"
# - "first.rules"
# - "second.rules"
# A scrape configuration containing exactly one endpoint to scrape:
# Here it's Prometheus itself.
scrape_configs:
# The job name is added as a label `job=<job_name>` to any timeseries scraped from this config.
- job_name: 'prometheus'
# Override the global default and scrape targets from this job every 5 seconds.
scrape_interval: 120s
# metrics_path defaults to '/metrics'
# scheme defaults to 'http'.
static_configs:
- targets: ['localhost:9090','cadvisor:8080','node-exporter:9100', 'nginx-exporter:9113']Start your docker
Run docker-compose up -d
Data source config
Collector config:
Upload an updated version of an exported dashboard.json file from Grafana
| Revision | Description | Created | |
|---|---|---|---|
| Download |
Docker
Easily monitor Docker with Grafana Cloud's out-of-the-box monitoring solution.
Learn more