Eth validators
Beta dashboard for ethereum staking deployment
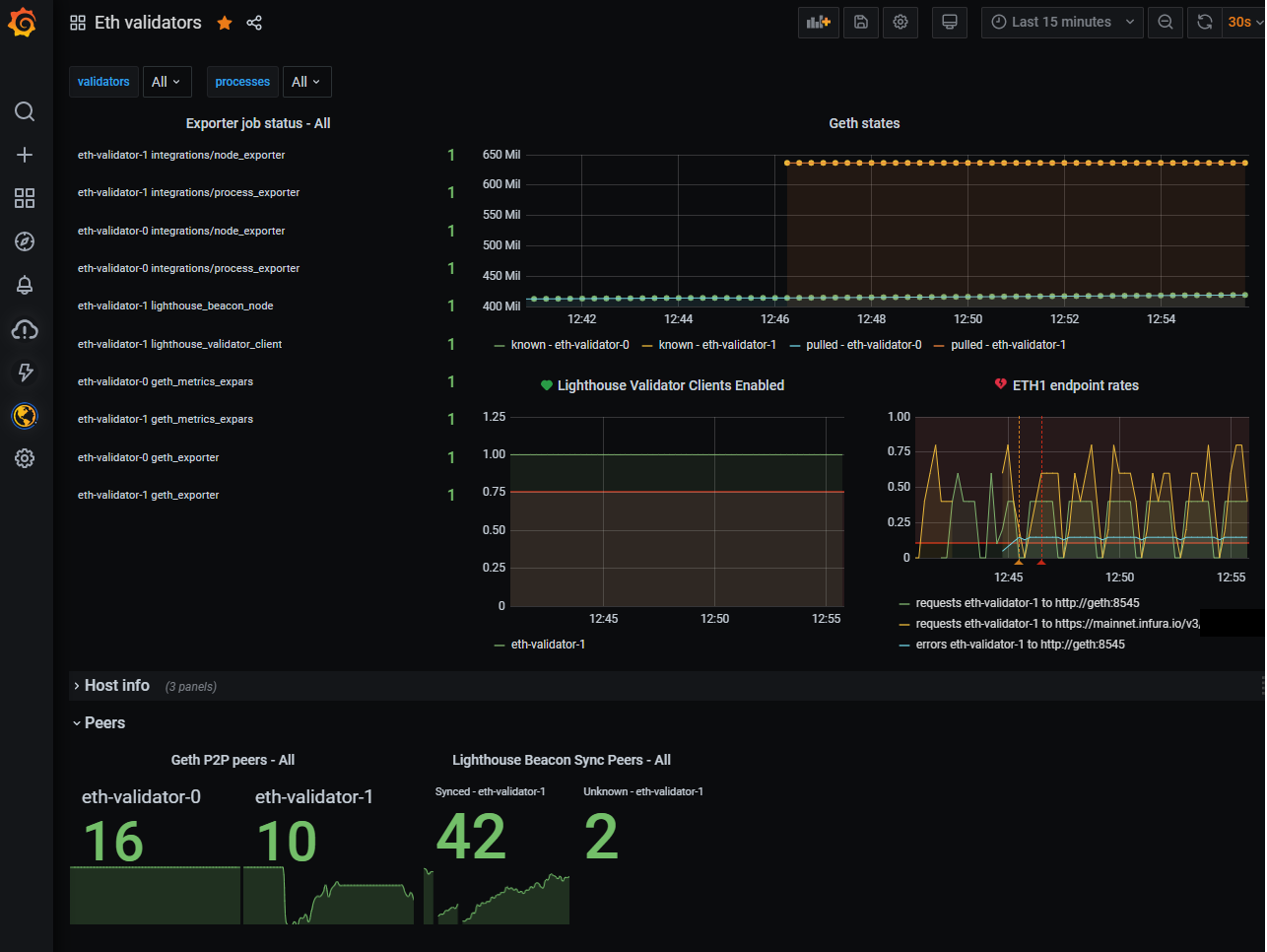
This dashboard is to display information about an ethereum staking deployment.
In order to get a full view, the following metric endpoints are used:
- node_exporter
- process_exporter
- geth_exporter
- geth_metrics_expars
- lighthouse beacon_node metrics endpoint
- lighthouse validation_client endpoint
I’ll update this with a link to an example deployment with Docker and Grafana Cloud.
Data source config
Collector config:
Upload an updated version of an exported dashboard.json file from Grafana
| Revision | Description | Created | |
|---|---|---|---|
| Download |
