Device Health Monitoring
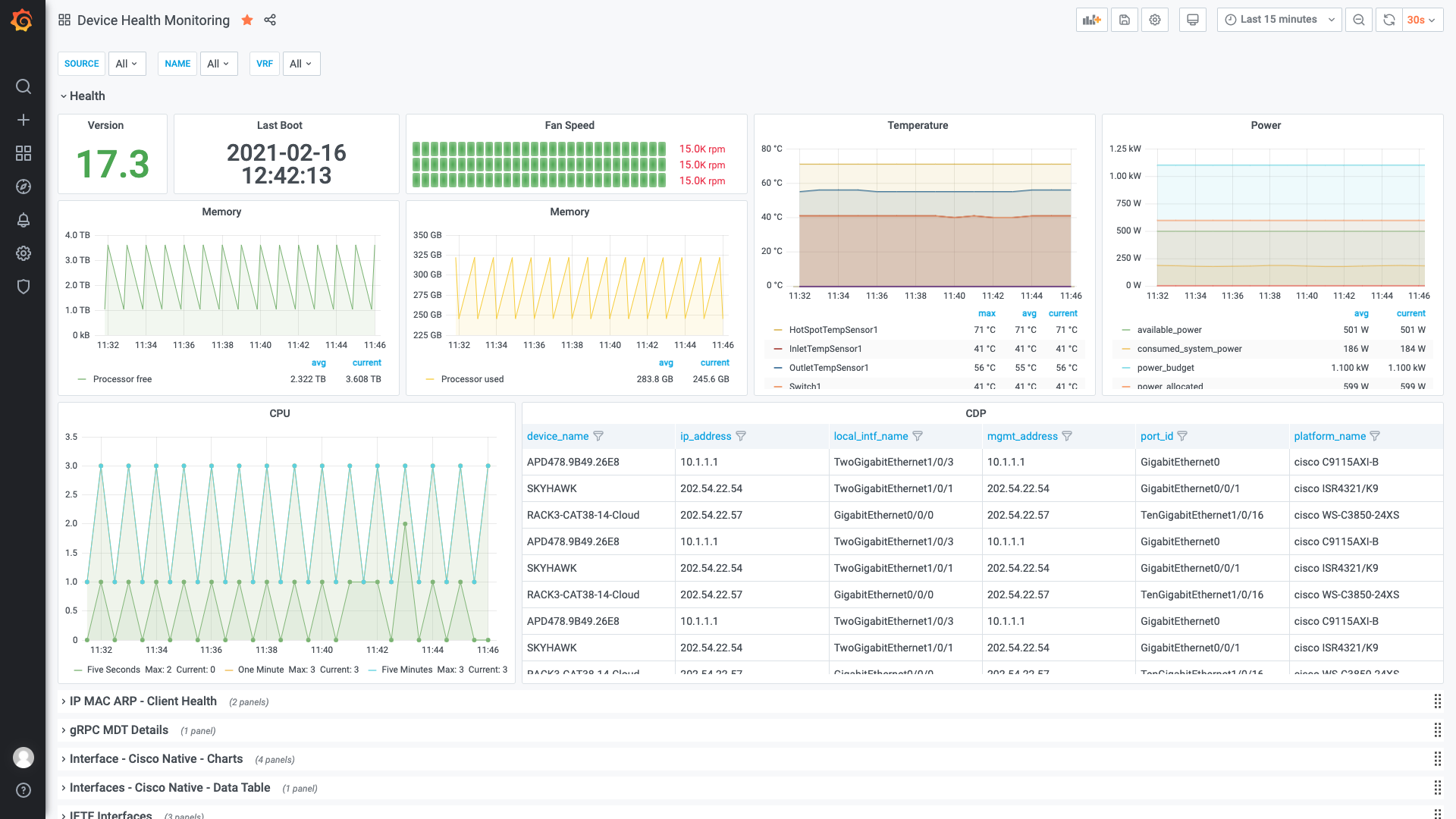
Cisco IOS XE and the Catalyst 9300 switch using the gRPC Dial-Out Model-Driven Telemetry interface to provide basic health and interface monitoring capabilities
Start telegraf
/usr/bin/telegraf –config /etc/telegraf/telegraf-grpc.conf
Enable gRPC subscription configuration on IOS XE
More details will be added once validated ;)
! NETCONF-yang is required for gRPC Dial-Out telemetry:
netconf-yang
! Remove any previous MDT configuration:
no telemetry ietf subscription 3301
# Native platform components
telemetry ietf subscription 3301
encoding encode-kvgpb
filter xpath /platform-ios-xe-oper:components
source-address 10.1.1.5
stream yang-push
update-policy periodic 3000
receiver ip address 10.1.1.3 57500 protocol grpc-tcpData source config
Collector config:
Upload an updated version of an exported dashboard.json file from Grafana
| Revision | Description | Created | |
|---|---|---|---|
| Download |
