Sandwich Monitor
Revision >= 6 是适配cicd版的面板
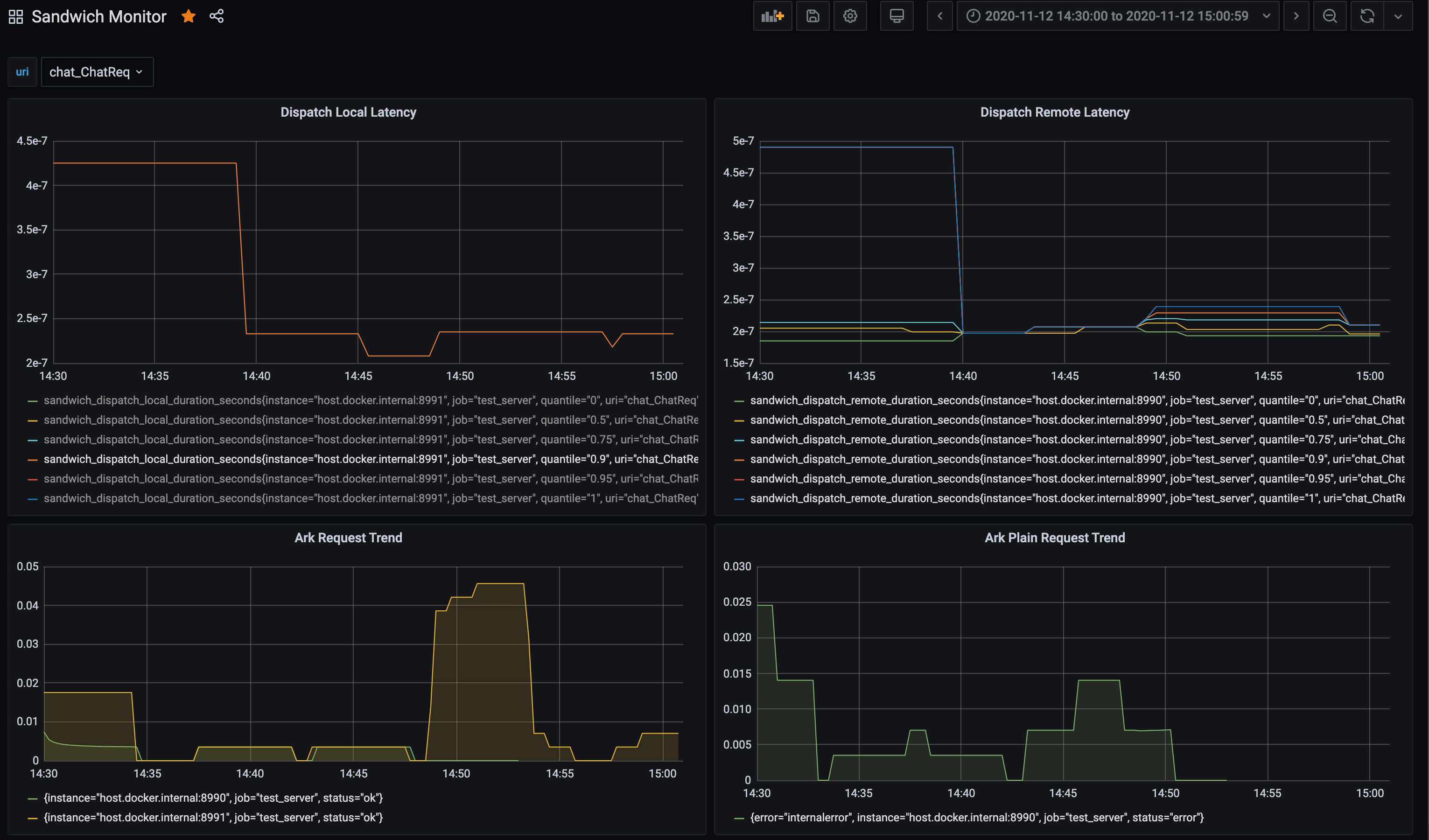
- ark_requests_total: 对使用sandwich packet的http请求计数 Count
- ark_plain_requests_total: 对没使用sandwich packet的http请求计数 Count
- link_requests_total: 对使用sandwich packet的TCP请求计数 Count
- sandwich_dispatch_remote_duration_seconds: 对远程调用URI计时 Timing
- sandwich_dispatch_local_duration_second: 对本地调用URI计时 Timing
Data source config
Collector config:
Upload an updated version of an exported dashboard.json file from Grafana
| Revision | Description | Created | |
|---|---|---|---|
| Download |
