AWS billing
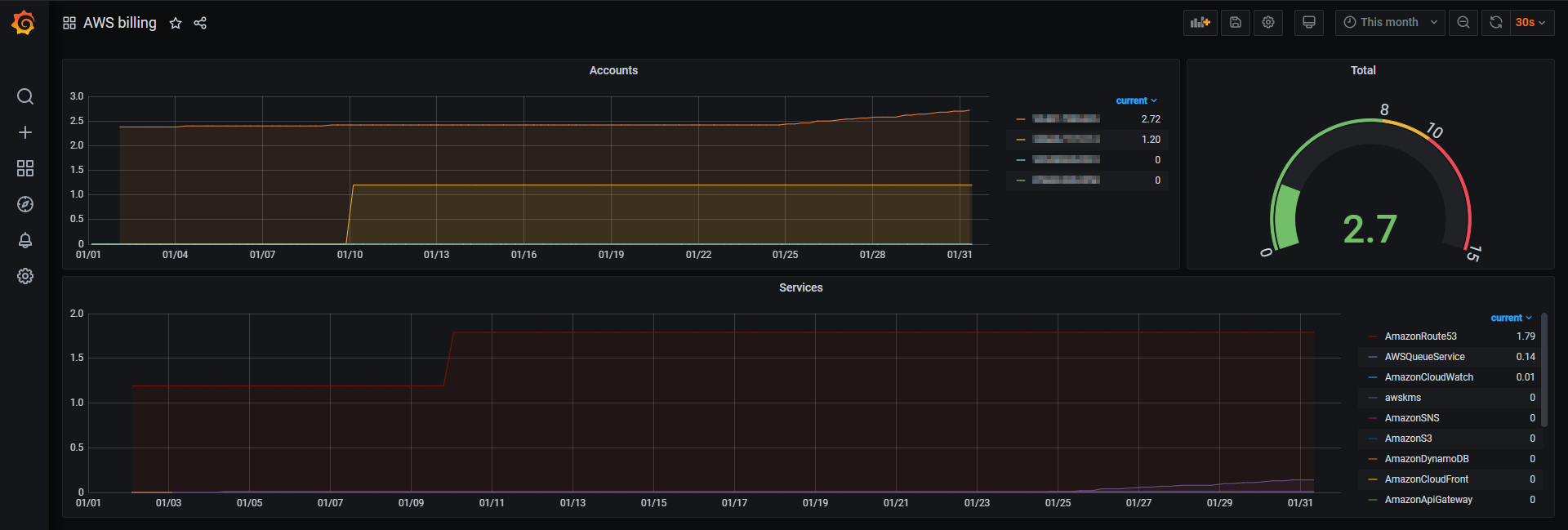
Billing dashboards with total costs as gauge and two graphs with metrics per account and service
The dashboard collects the billing metrics from cloudwatch metrics
Data source config
Collector config:
Upload an updated version of an exported dashboard.json file from Grafana
| Revision | Description | Created | |
|---|---|---|---|
| Download |
AWS
Easily visualize and alert on more than 60 Amazon Web Services (AWS) resources using the fully managed Grafana Cloud platform.
Learn more