Octopus Deployments Overview
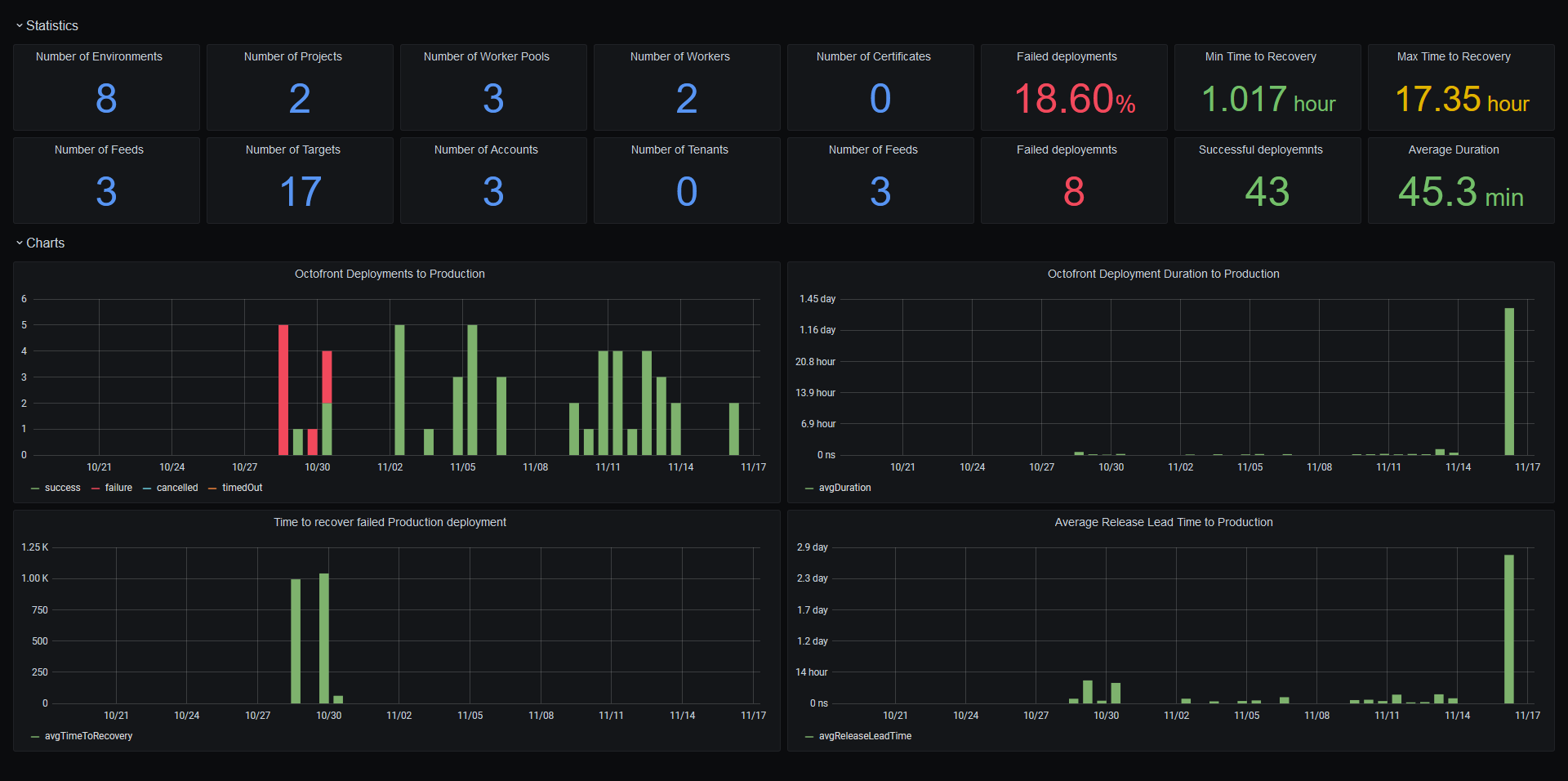
A sample dashboard displaying an overview of deployments for an Octopus project in a single environment.
Download the Octopus datasource from https://github.com/OctopusDeploy/OctopusGrafanaDataSource.
Data source config
Collector config:
Upload an updated version of an exported dashboard.json file from Grafana
| Revision | Description | Created | |
|---|---|---|---|
| Download |
