paug-workload-dashboard-ramstat
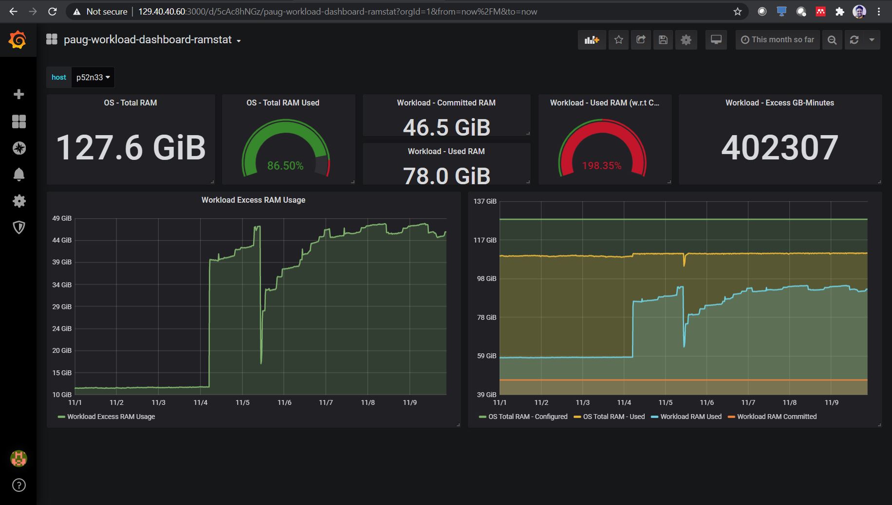
Dashboard template for workload specific pay as you go visualization. Current example is for measuring & monitoring excess memory usage by workload and also auto calculate and display excess memory used [GB-minutes] above pre-defined threshold for selected duration.
Dashboard template for workload specific pay as you go visualization. Current example is for measuring & monitoring excess memory usage by workload and also auto calculate and display excess memory used [GB-minutes] above pre-defined threshold for selected duration.
Please refer “https://github.com/lokeshbhatt/paug-workload-dashboard" for more details.
Data source config
Collector config:
Upload an updated version of an exported dashboard.json file from Grafana
| Revision | Description | Created | |
|---|---|---|---|
| Download |
