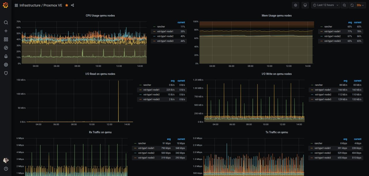
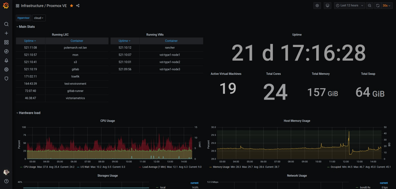
Proxmox VE
Proxmox VictoriaMetrics dashboard
Proxmox VE with VictoriaMetrics
Dashboard for visualizing metrics from Proxmox VE Hypervisors with VictoriaMetrics as storage.
How to use
- Install and configure Proxmox VE hosts.
- Enable on VictoriaMetrics InfluxDB collector (read more)
- Configure Proxmox VE External Metric Server with
Influxdb pluginbut with VictoriaMetrics host. - Import the dashboard and select VictoriaMetrics as datastore.
Author
Data source config
Collector config:
Upload an updated version of an exported dashboard.json file from Grafana
| Revision | Description | Created | |
|---|---|---|---|
| Download |
