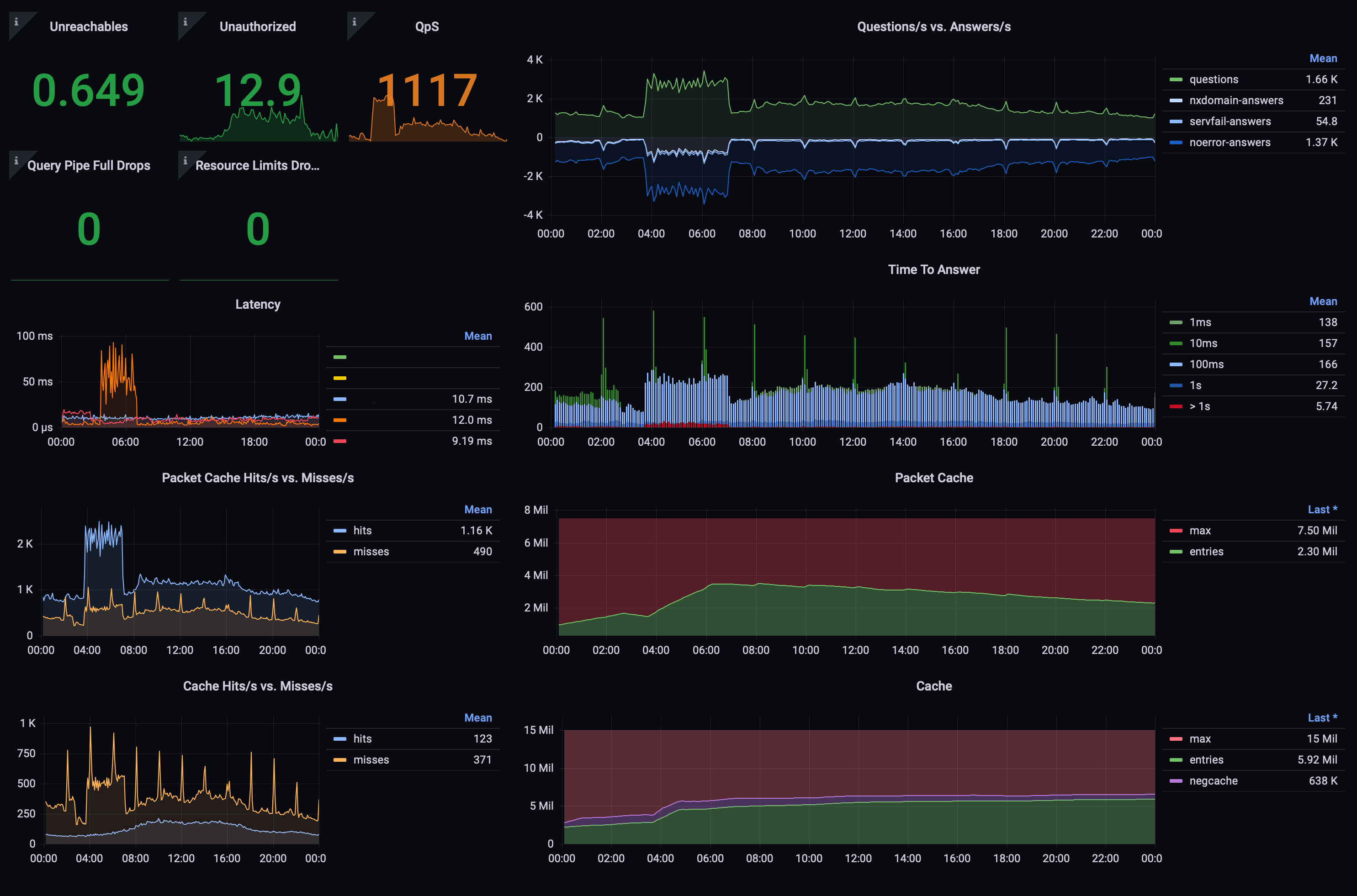
PowerDNS recursor metrics
Shows all available metrics of the PowerDNS recursor resolving name server
To enable sending metrics, set carbon-server in the PowerDNS recursor configuration (usually /etc/pdns-recursor/recursor.conf) to the IP address of your graphite instance.
Considerable contributions to this dashboard by schachr.
Data source config
Collector config:
Upload an updated version of an exported dashboard.json file from Grafana
| Revision | Description | Created | |
|---|---|---|---|
| Download |
