Chirpstack/Metrics/Cluster
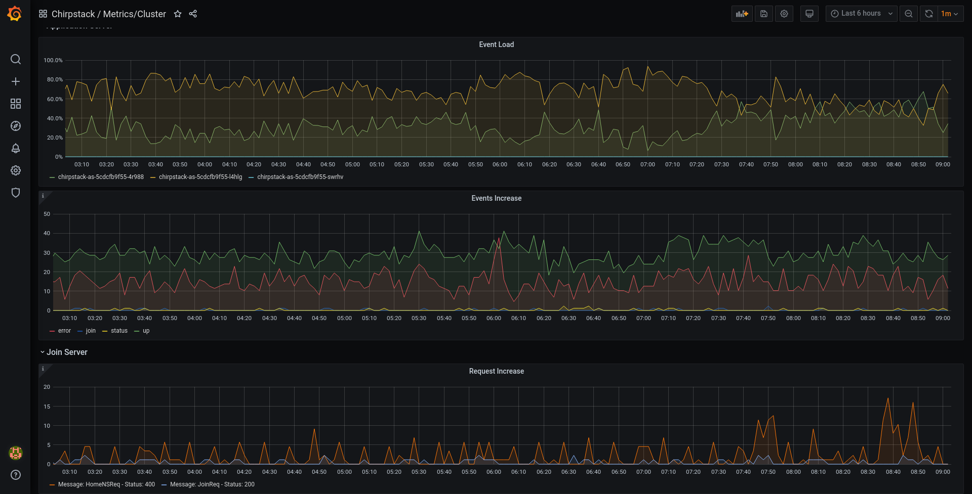
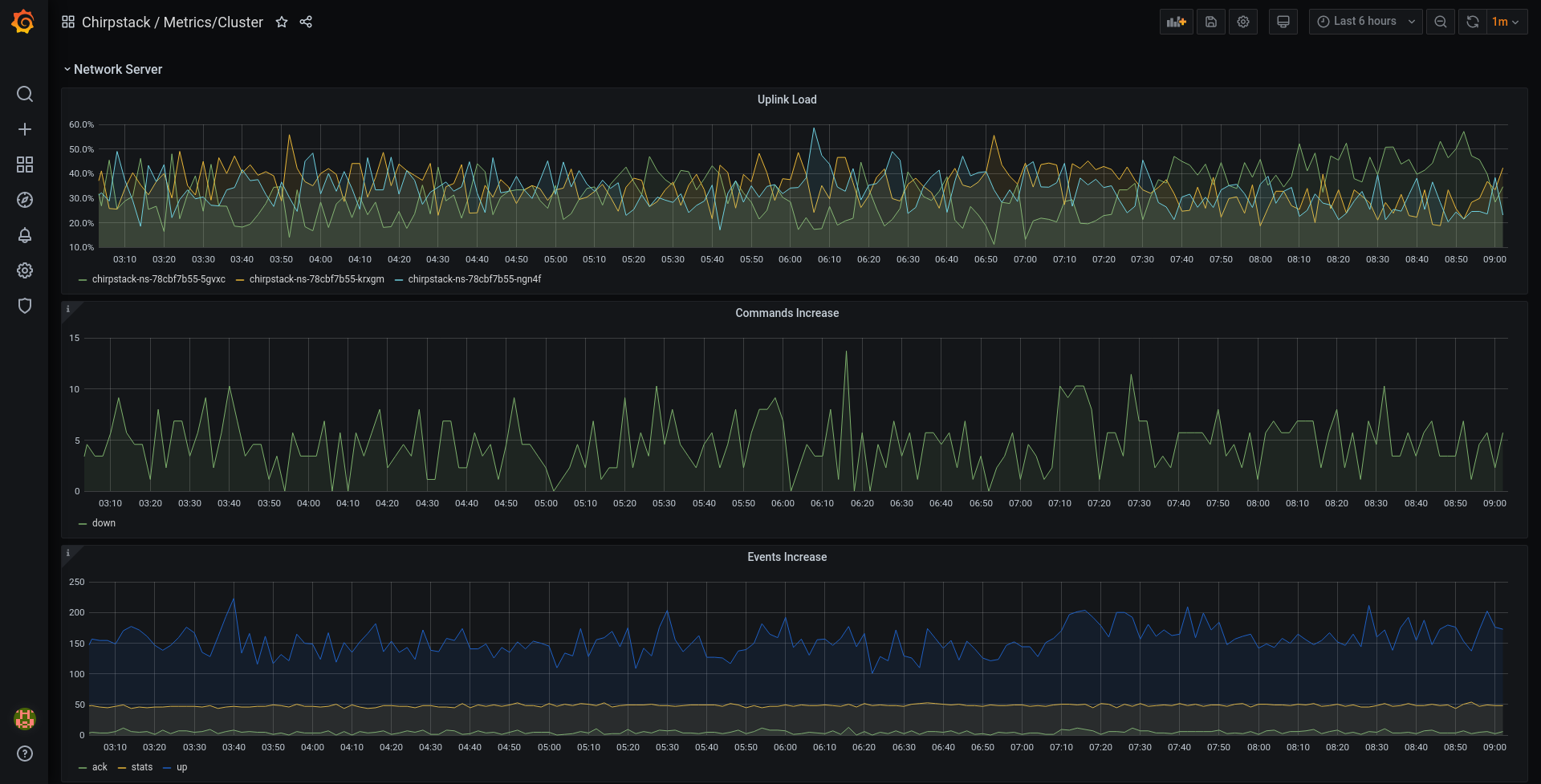
Displays metrics about the Chirpstack Network-Server, Application-Server and Join-Server
Data source config
Collector config:
Upload an updated version of an exported dashboard.json file from Grafana
| Revision | Description | Created | |
|---|---|---|---|
| Download |
