Cluster Alerts
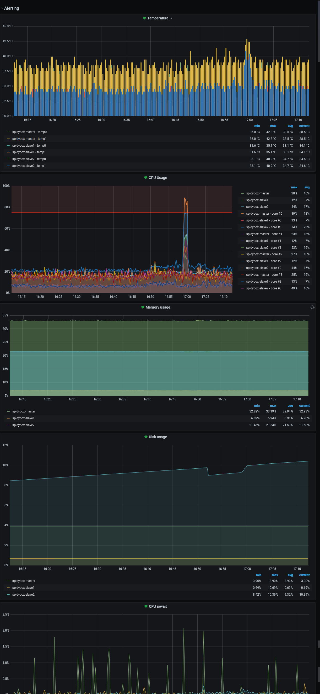
Prometheus with prom-node-exporter. Kubernetes nodes metrics and alerts, for cpu (details of each core),memory, disk usage, cpu io wait and temperature.
Tested on k3s / RPi4.
Data source config
Collector config:
Upload an updated version of an exported dashboard.json file from Grafana
| Revision | Description | Created | |
|---|---|---|---|
| Download |
