Kubernetes Cluster Overview (by Datasource)
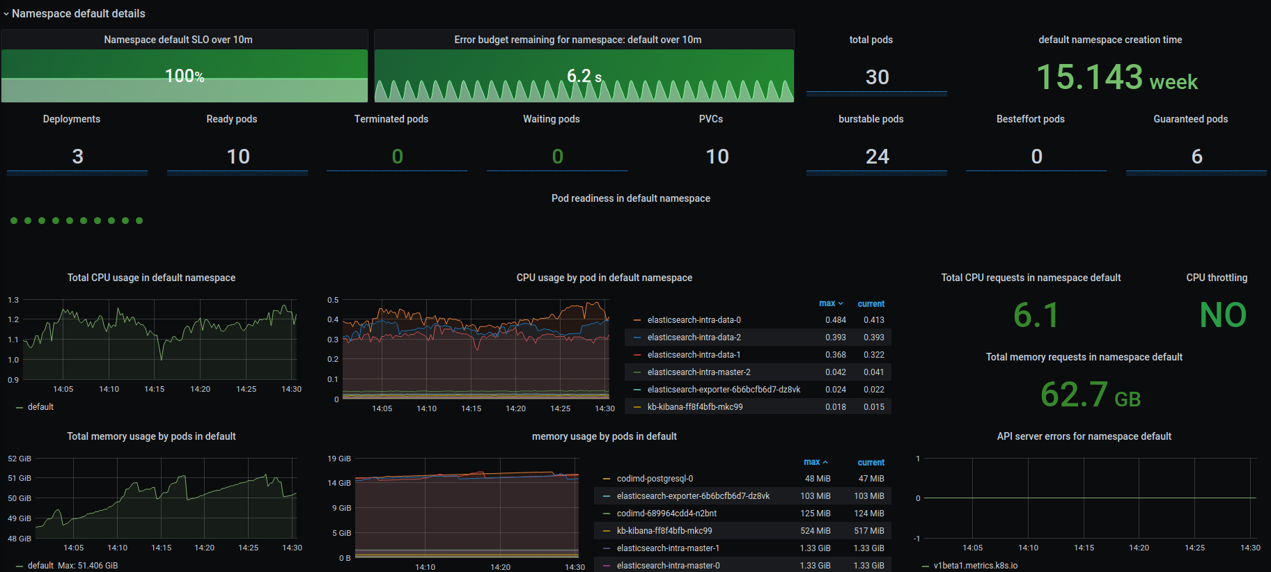
This dashboard can help to troubleshoot issues in Kubernetes cluster at cluster, node and namespace level. Calculate SLO and Error Budget without cronjob pod (pod name contains cronjob).
Data source config
Collector config:
Upload an updated version of an exported dashboard.json file from Grafana
| Revision | Description | Created | |
|---|---|---|---|
| Download |
Kubernetes
Monitor your Kubernetes deployment with prebuilt visualizations that allow you to drill down from a high-level cluster overview to pod-specific details in minutes.
Learn more