AD Security Stats
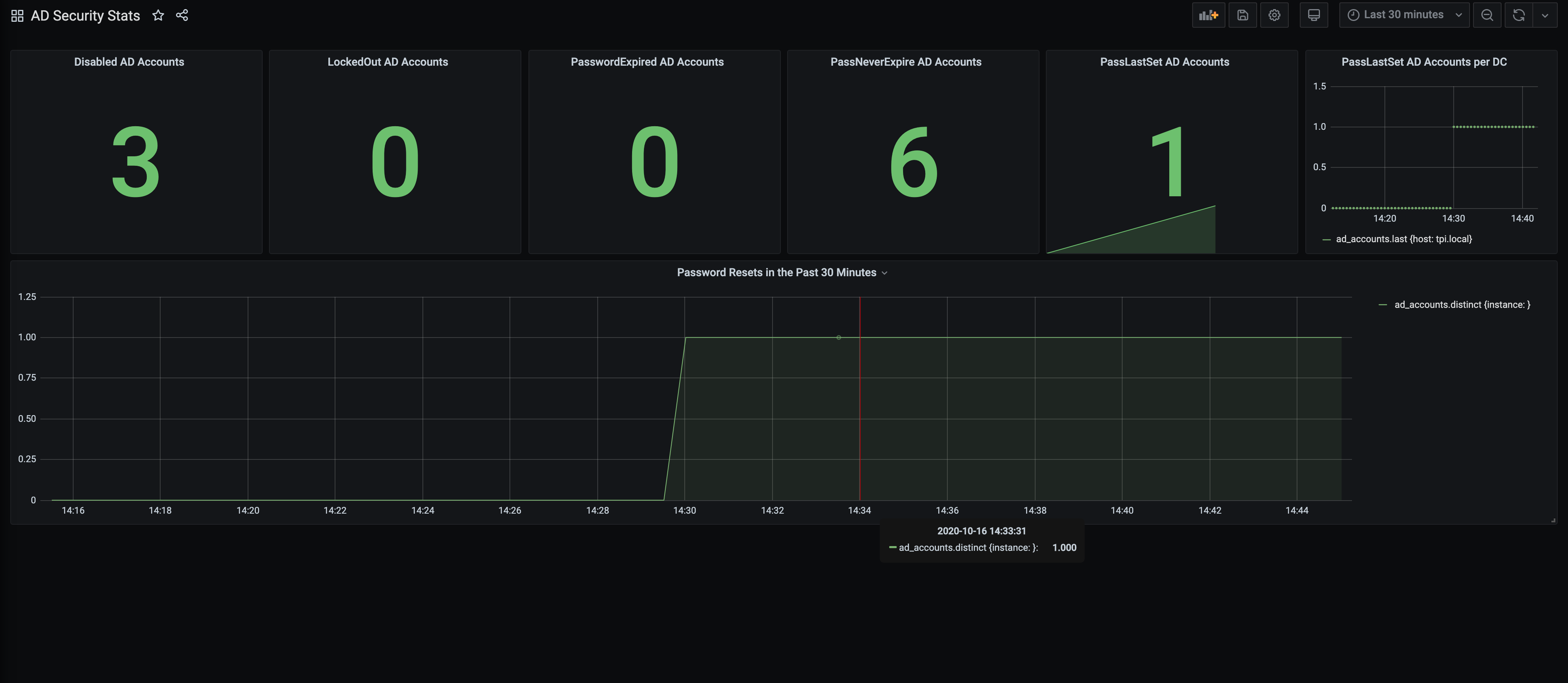
A graph to display Important Active Directory Accounts Statistics like number of locked out accounts, password resets over time etc
Graphs to display Active Directory user stats like Password resets over time, locked out accounts, new accounts that are added etc. Setup instructions can be found here: https://github.com/lmakonem/ADSecurity-Stats-Grafana
Data source config
Collector config:
Upload an updated version of an exported dashboard.json file from Grafana
| Revision | Description | Created | |
|---|---|---|---|
| Download |
