Kubernetes / Capacity Planning / Requests
Provides information relevant to fine-tuning container resource requests in Kubernetes
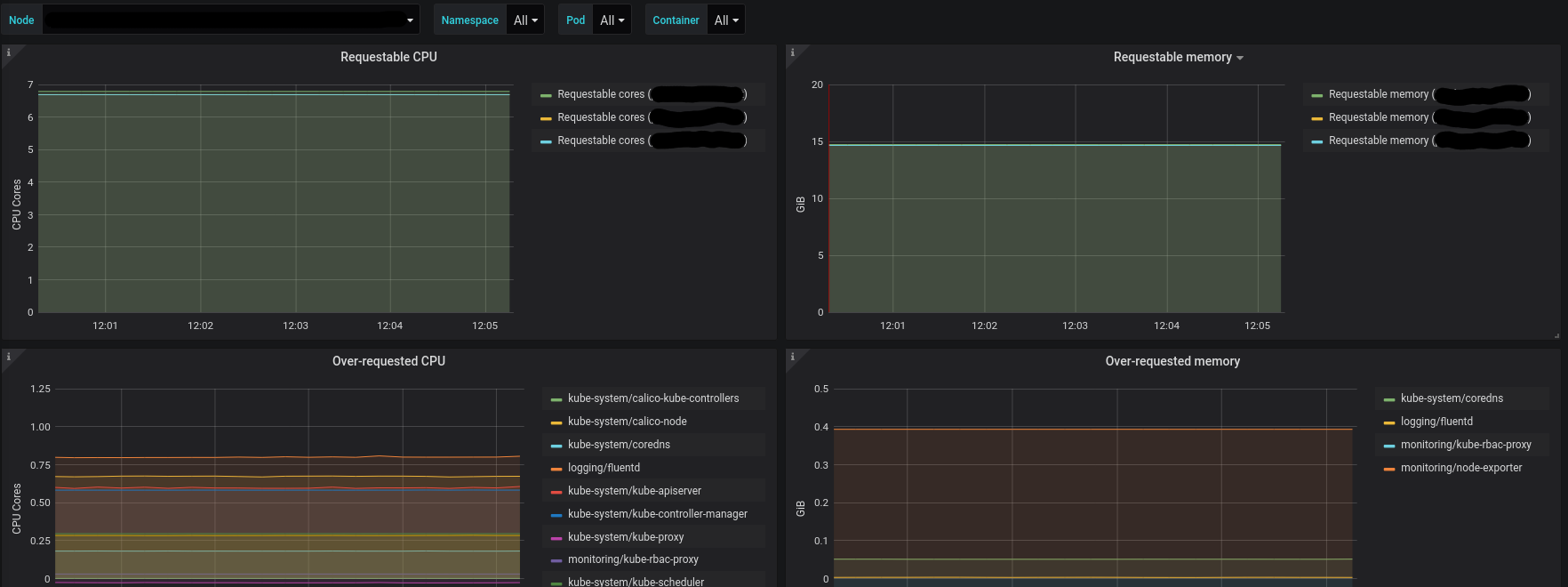
Setting up container resource requests in Kubernetes is not trivial. In order to fine-tune these values one should be aware of (among other things):
- “requestable” resources, that’s how many more resources can still be requested
- difference between requested resources vs. reality, i.e. consumed resources
Data source config
Collector config:
Upload an updated version of an exported dashboard.json file from Grafana
| Revision | Description | Created | |
|---|---|---|---|
| Download |
Kubernetes
Monitor your Kubernetes deployment with prebuilt visualizations that allow you to drill down from a high-level cluster overview to pod-specific details in minutes.
Learn more