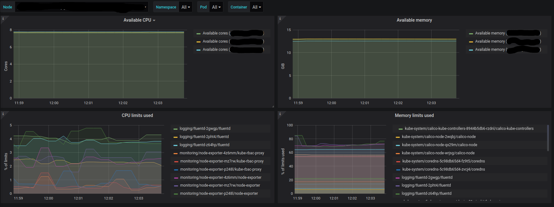
Kubernetes / Capacity Planning / Limits
Provides information relevant to fine-tuning container resource limits in Kubernetes
Setting up container resource limits in Kubernetes is not trivial. In order to fine-tune these values one should be aware of (among other things):
- available resources
- usage of the resources relative to the limits
Data source config
Collector config:
Upload an updated version of an exported dashboard.json file from Grafana
| Revision | Description | Created | |
|---|---|---|---|
| Download |
Kubernetes
Monitor your Kubernetes deployment with prebuilt visualizations that allow you to drill down from a high-level cluster overview to pod-specific details in minutes.
Learn more