Proxmox VE cv4pve-autosnap
cv4pve-autosnap Page for Proxmox VE Configure Proxmox VE to send metrics to InfluxDB https://pve.proxmox.com/wiki/External_Metric_Server https://www.cv4pve-tools.com https://github.com/Corsinvest/cv4pve-metrics https://github.com/Corsinvest/cv4pve-autosnap https://www.corsinvest.it
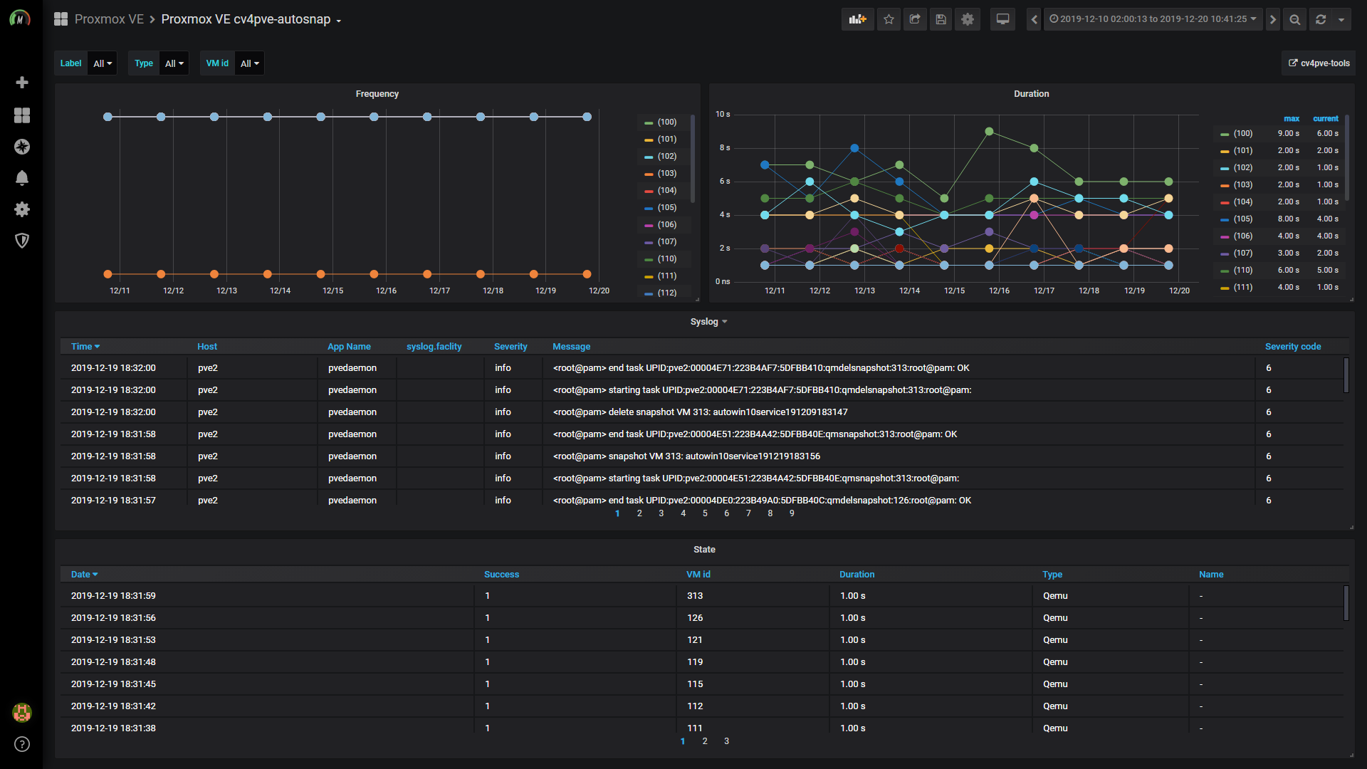
The Proxmox VE cv4pve-autosnap dashboard uses the influxdb data source to create a Grafana dashboard with the graph and table panels.
Data source config
Collector type:
Collector plugins:
Collector config:
Revisions
Upload an updated version of an exported dashboard.json file from Grafana
| Revision | Description | Created | |
|---|---|---|---|
| Download |