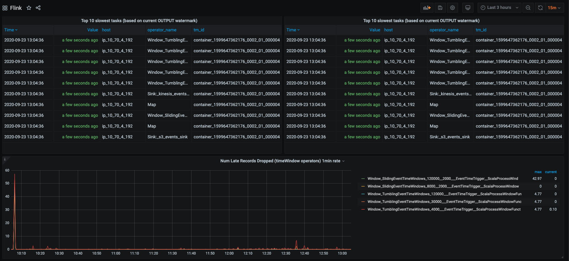
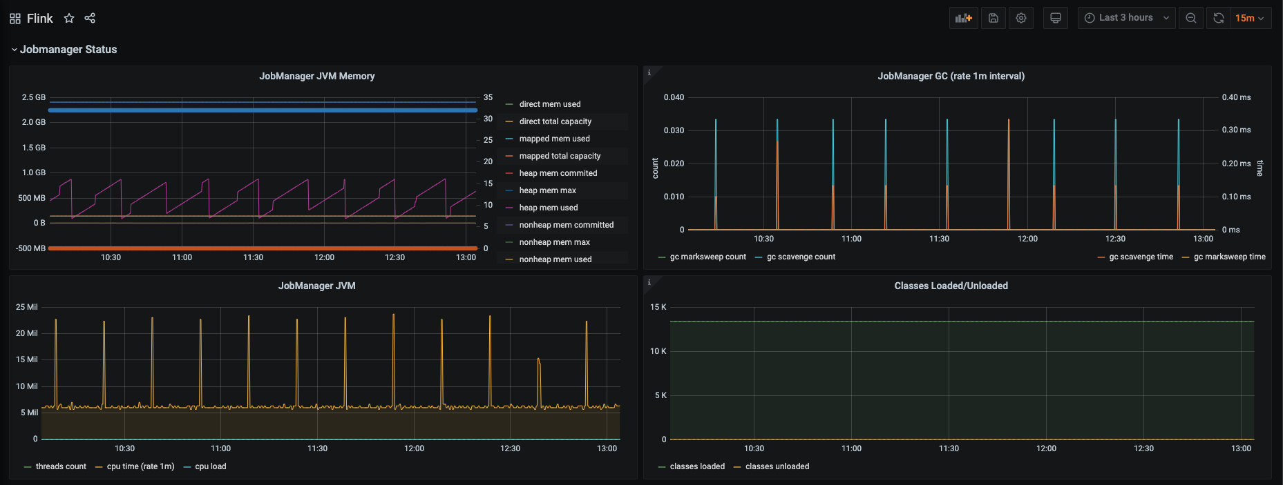
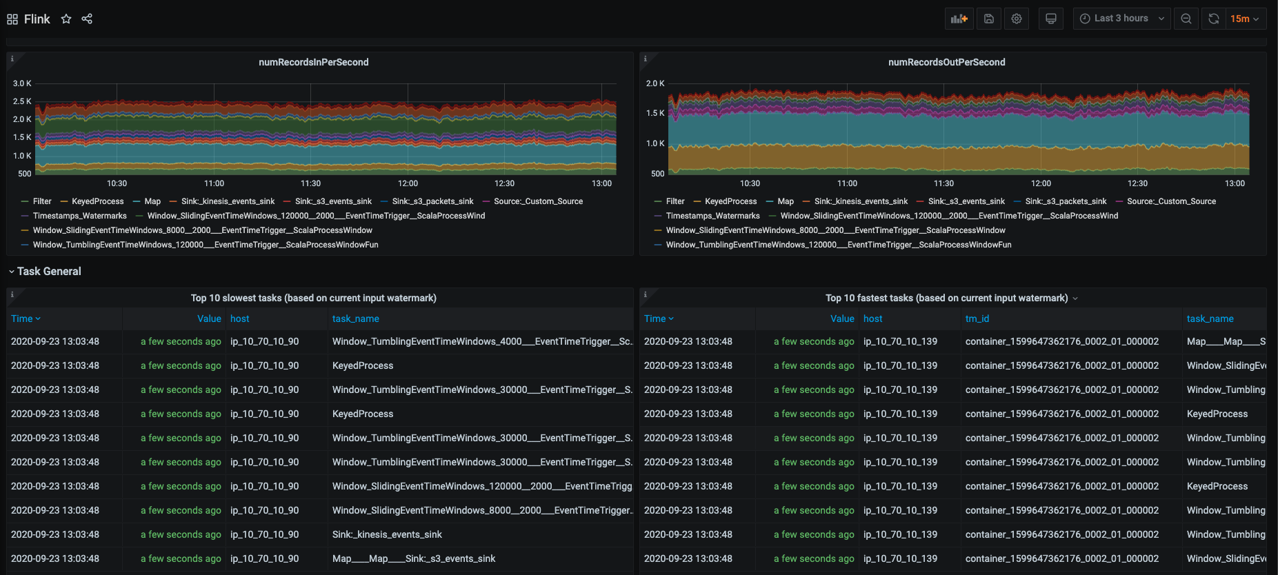
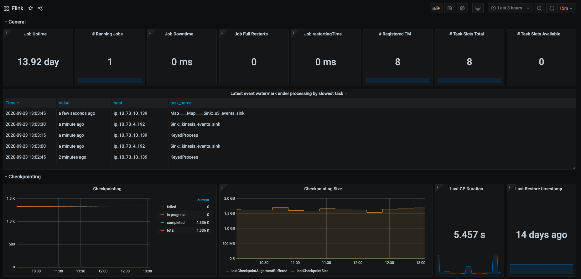
Flink Dashboard
Flink Dashboard
flink-conf.yaml
metrics.reporter.prom.port: 9250-9270 # specify port or port range
metrics.reporter.prom.class: org.apache.flink.metrics.prometheus.PrometheusReporterData source config
Collector config:
Upload an updated version of an exported dashboard.json file from Grafana
| Revision | Description | Created | |
|---|---|---|---|
| Download |
