Website monitoring

Website monitoring screenshot 1
Website monitoring screenshot 2
Website monitoring screenshot 3

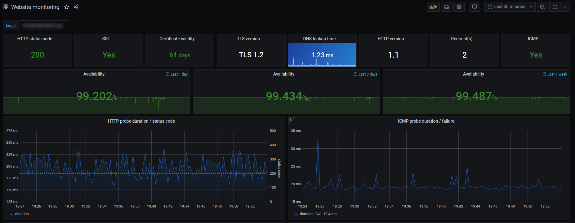
Monitore your websites availability with Prometheus, Prometheus blackbox exporter and Grafana.

  • HTTP status code
  • HTTP redirects
  • HTTP version
  • TLS version
  • Certificate validity
  • ICMP
  • DNS lookup time
  • Availability over the last 24 hours, 3 days and 7 days
  • Probe duration and status code history

Import the dashboard and use your Prometheus datasource and set the right blackbox http and icmp jobs name. Icmp is optional.

If you don't have Prometheus or Prometheus blackbox exporter up and running you can use my docker-compose setup.

Revisions
RevisionDescriptionCreated

Get this dashboard

Import the dashboard template

or

Download JSON

Datasource
Dependencies