Cloudwatch Micrometer
Visualize Cloudwatch Micrometer metrics
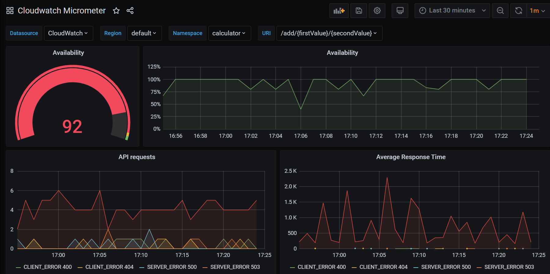
First version of micrometer metrics with cloudwatch integration
Application running on AWS ECS with Spring Boot and cloudwatch registry for micrometer:
micrometer-registry-cloudwatch
spring-boot-starter-actuator
spring-cloud-starter-awsKnown Issues:
- In some AWS Regions the AWS Cloudwatch API doesn’t respond with custom namespaces.
- There are some divided by zero errors depending on the metrics available
Data source config
Collector config:
Upload an updated version of an exported dashboard.json file from Grafana
| Revision | Description | Created | |
|---|---|---|---|
| Download |
