JVM (Micrometer) Cloudwatch

Dashboard for Micrometer instrumented applications (Java, Spring Boot, Micronaut)

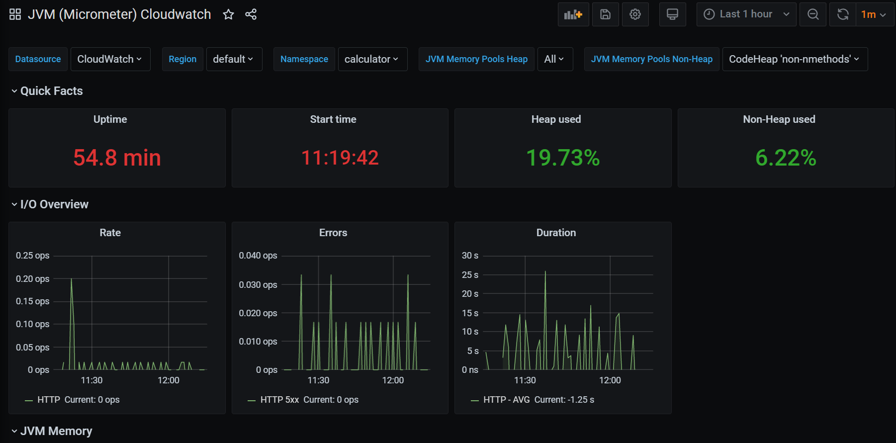
JVM (Micrometer) Cloudwatch screenshot 1

First version of Micrometer's famous dashboard with Cloudwatch datasource

Application running on AWS ECS with Spring Boot and cloudwatch registry for micrometer:

micrometer-registry-cloudwatch
spring-boot-starter-actuator
spring-cloud-starter-aws
Revisions
RevisionDescriptionCreated
Java Virtual Machine (JVM)

Java Virtual Machine (JVM)

by Grafana Labs
Grafana Labs solution

Easily monitor a Java virtual machine, which allows computers to run Java programs, with Grafana Cloud's out-of-the-box monitoring solution.

Learn more

Get this dashboard

Import the dashboard template

or

Download JSON

Datasource
Dependencies