ROBONOMICS (XRT) Metrics
Robonomics (XRT) Dashboard / Substrate / Node_Exporter / Prometheus
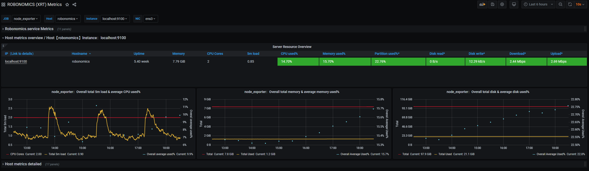
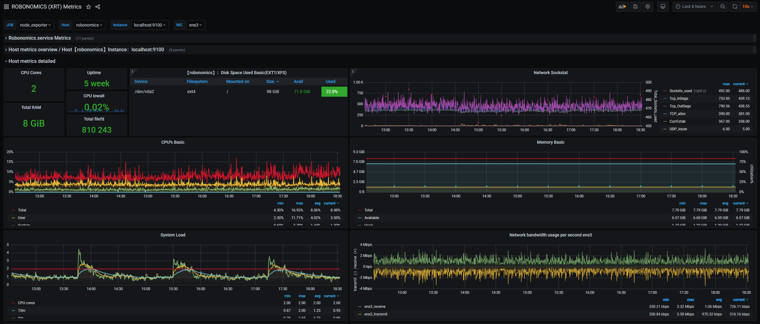
Dashboard for better monitor and maintain Substrate (PolkaDot ecosystem) nodes. Combined two way of collecting data, using build it to Substrate prometheus exporter as well as additional Nade_Exporter.
Detailed instruction how to setup monitoring system https://github.com/hubobubo/robonomics/wiki/Robonomics-(XRT)-metrics-using-Prometheus-and-Grafana
Data source config
Collector config:
Upload an updated version of an exported dashboard.json file from Grafana
| Revision | Description | Created | |
|---|---|---|---|
| Download |
