Luftdaten SDS30 Sensor
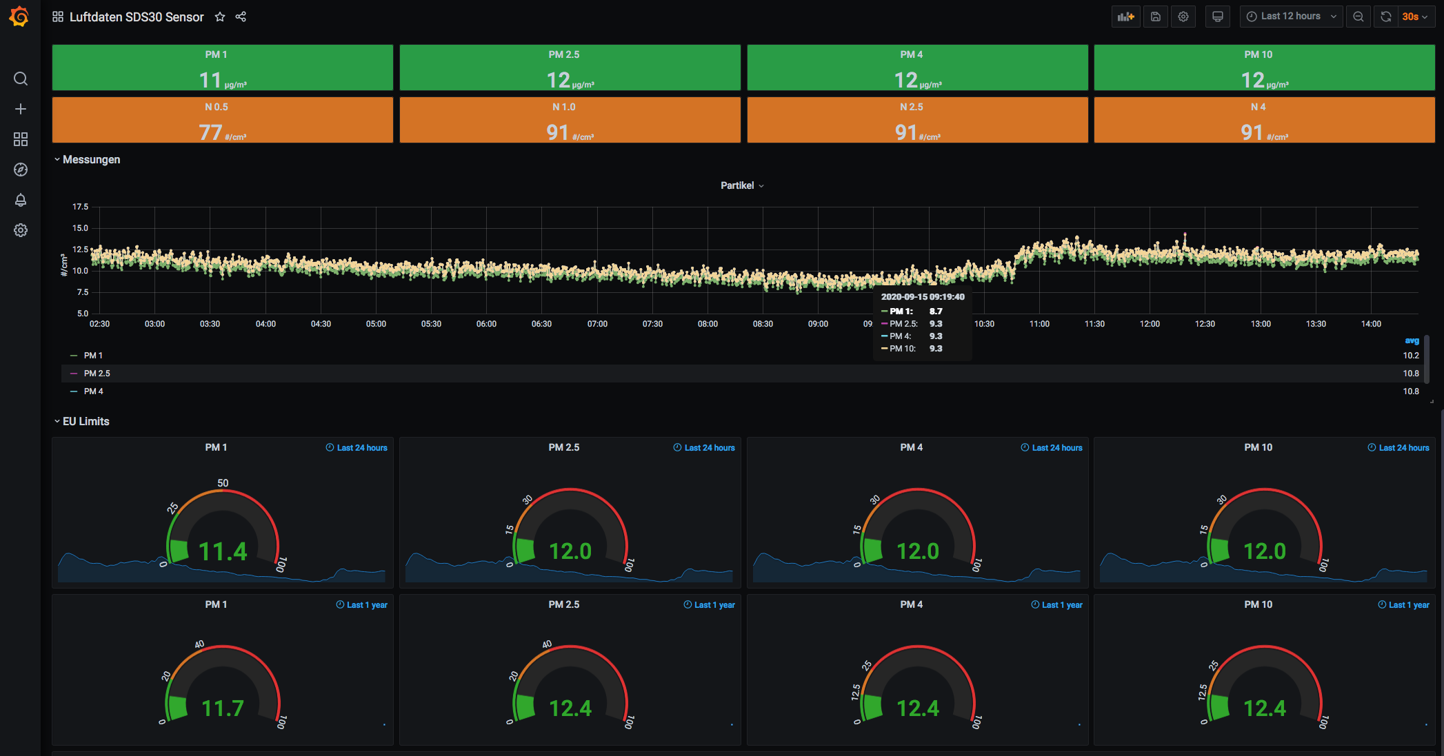
Dashboard for the sensors from luftdaten.info. Uses influxdb - directly multiple supported for SDS30 sensors only
Data source config
Collector config:
Upload an updated version of an exported dashboard.json file from Grafana
| Revision | Description | Created | |
|---|---|---|---|
| Download |
