Official Dominokeep Dashboard v0.5
Customized dashboard for dominokeep server
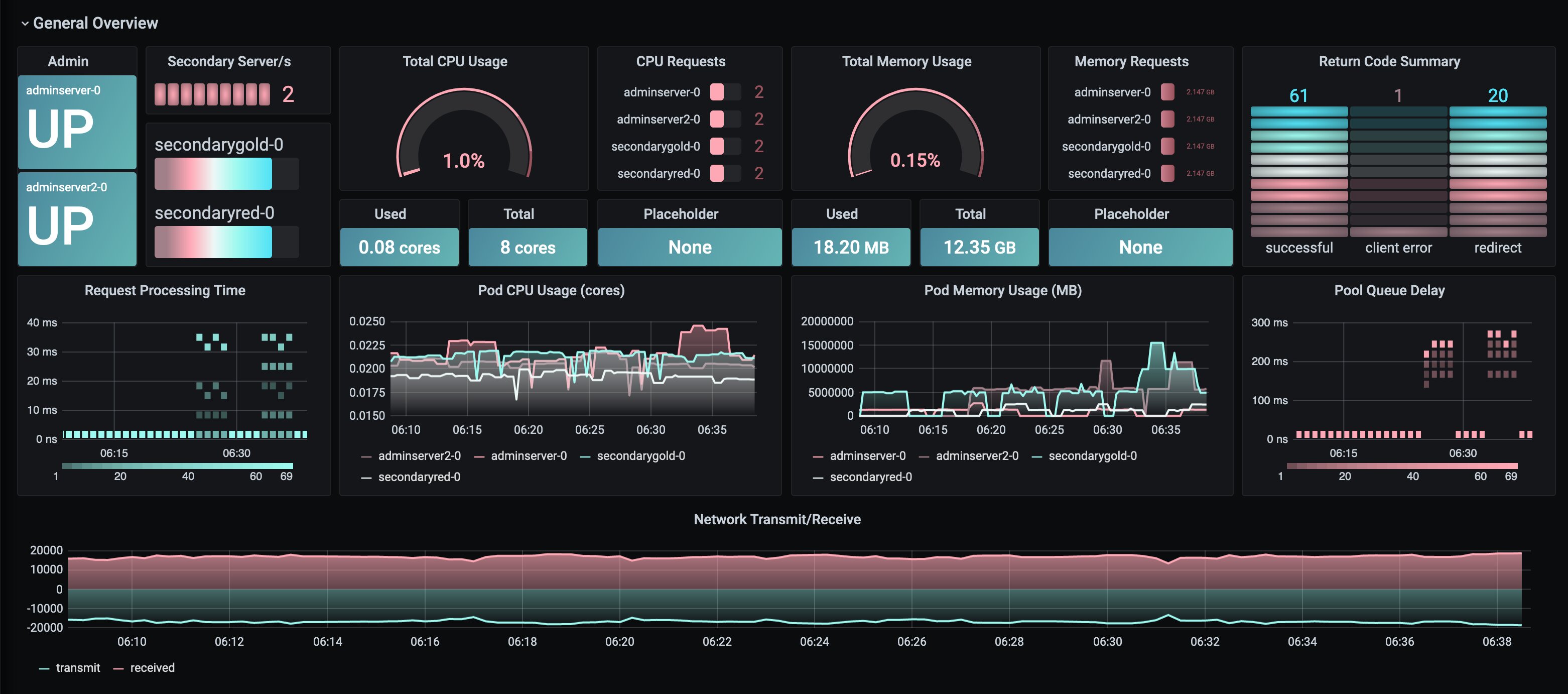
Customized dashboard for dominokeep server which utilizes data from Prometheus data source
Data source config
Collector config:
Upload an updated version of an exported dashboard.json file from Grafana
| Revision | Description | Created | |
|---|---|---|---|
| Download |
