Redis (Real-time streaming)
Predefined dashboard to observe any Redis database using Redis Data Source. Requires Grafana 7.1+.
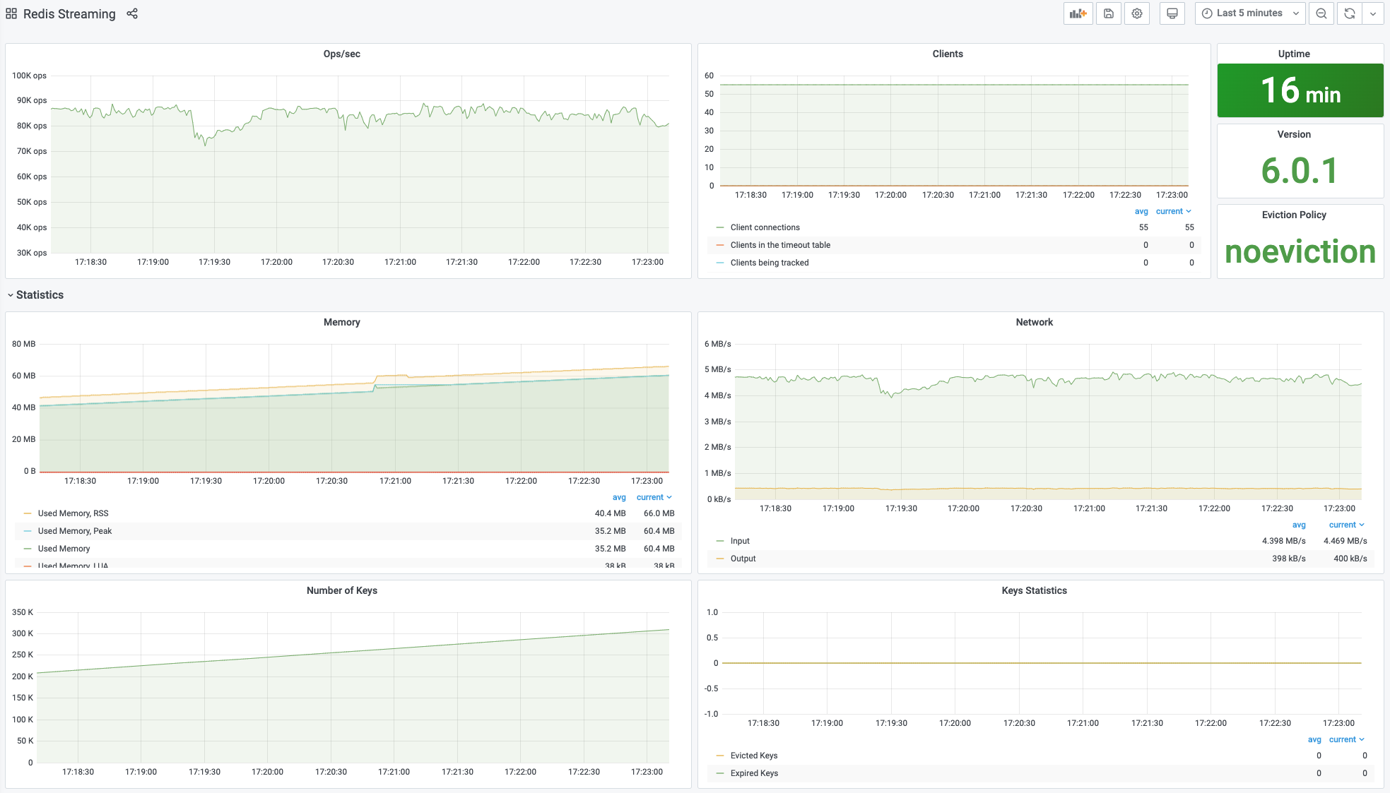
Predefined dashboard for real-time observability of any Redis database using Redis Data Source.
The Redis Data Source for Grafana is a plug-in that allows users to connect to any Redis database On-Premises or in the Cloud. It provides out-of-the-box predefined dashboards and lets you build customized dashboards to monitor Redis and application data.
Features
- Operations per second
- Connected clients
- Number of Keys, Expired and Evicted Keys
- Network (Inbound, Outbound)
- Memory (Used Memory, Used Memory Peak, LUA, Memory Limit, and Total System memory)
- Uptime and Version
- Eviction Policy
Requirements
Only Grafana 7.1+ with a new Backend plug-in platform supports Redis plug-ins.
Documentation
Please take a look at the Documentation to learn more about plug-in and features.
Data source config
Collector config:
Upload an updated version of an exported dashboard.json file from Grafana
| Revision | Description | Created | |
|---|---|---|---|
| Download |
Redis
Monitor Redis with Grafana. Easily monitor your Redis deployment with Grafana Cloud's out-of-the-box monitoring solution.
Learn more