Thanos / Overview
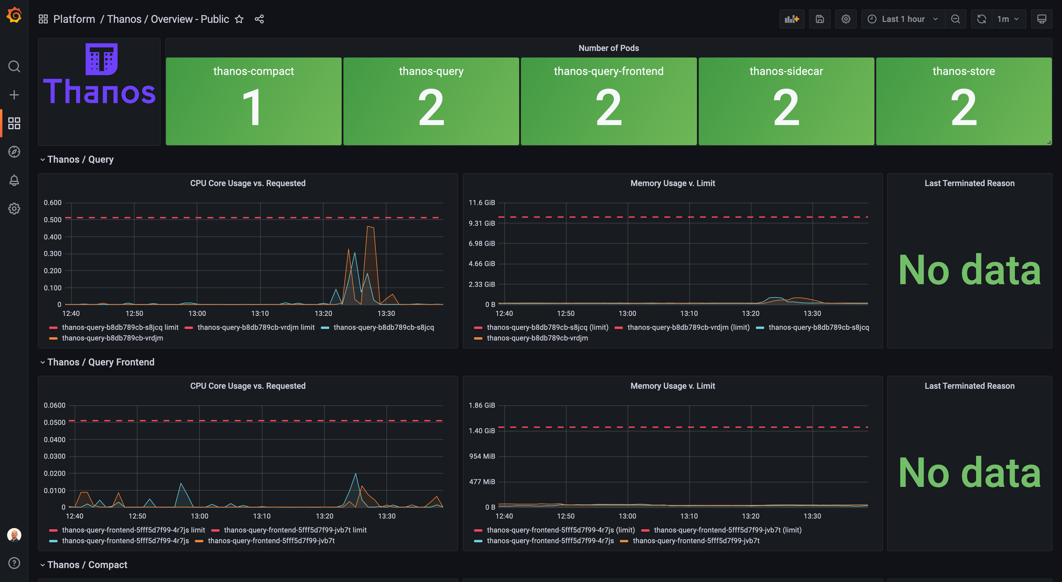
This dashboard provides a resource usage overview of the Thanos components Querier, Query-Frontend, Compacter and Store. It includes CPU and Memory requests, limits and usage. In addition, the last termination reason is plotted and the cache hit ratio is available.
This dashboard provides a resource usage overview of the Thanos components Querier, Query-Frontend, Compacter and Store.
It includes CPU and Memory requests, limits and usage. In addition, the last termination reason is plotted and the cache hit ratio is available.
Data source config
Collector config:
Upload an updated version of an exported dashboard.json file from Grafana
| Revision | Description | Created | |
|---|---|---|---|
| Download |
