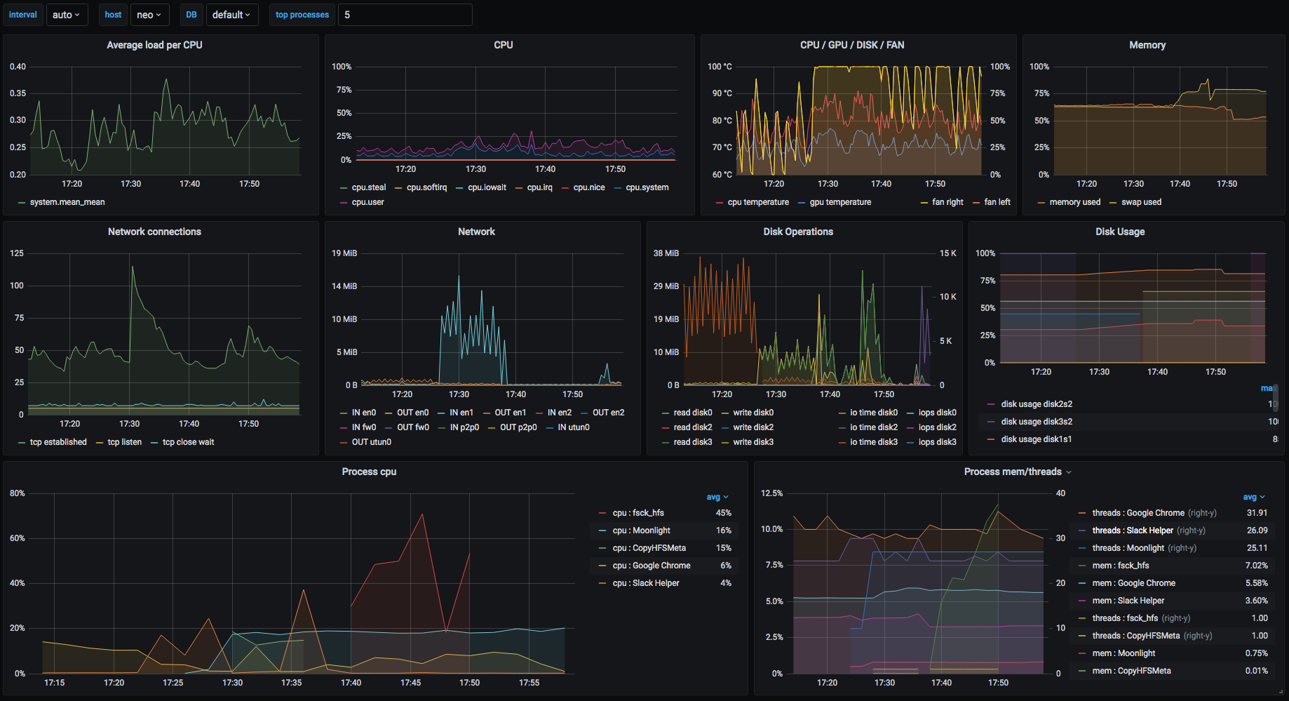
macOS host
macOS telegraf metrics and osx-cpu-temp for temperatures
Data source config
Collector config:
Upload an updated version of an exported dashboard.json file from Grafana
| Revision | Description | Created | |
|---|---|---|---|
| Download |
macOS
Easily monitor your deployment of the macOS operating system with Grafana Cloud's out-of-the-box monitoring solution.
Learn more