netdata-lxd-container
Dashboard for lxd container, using netdata as collector
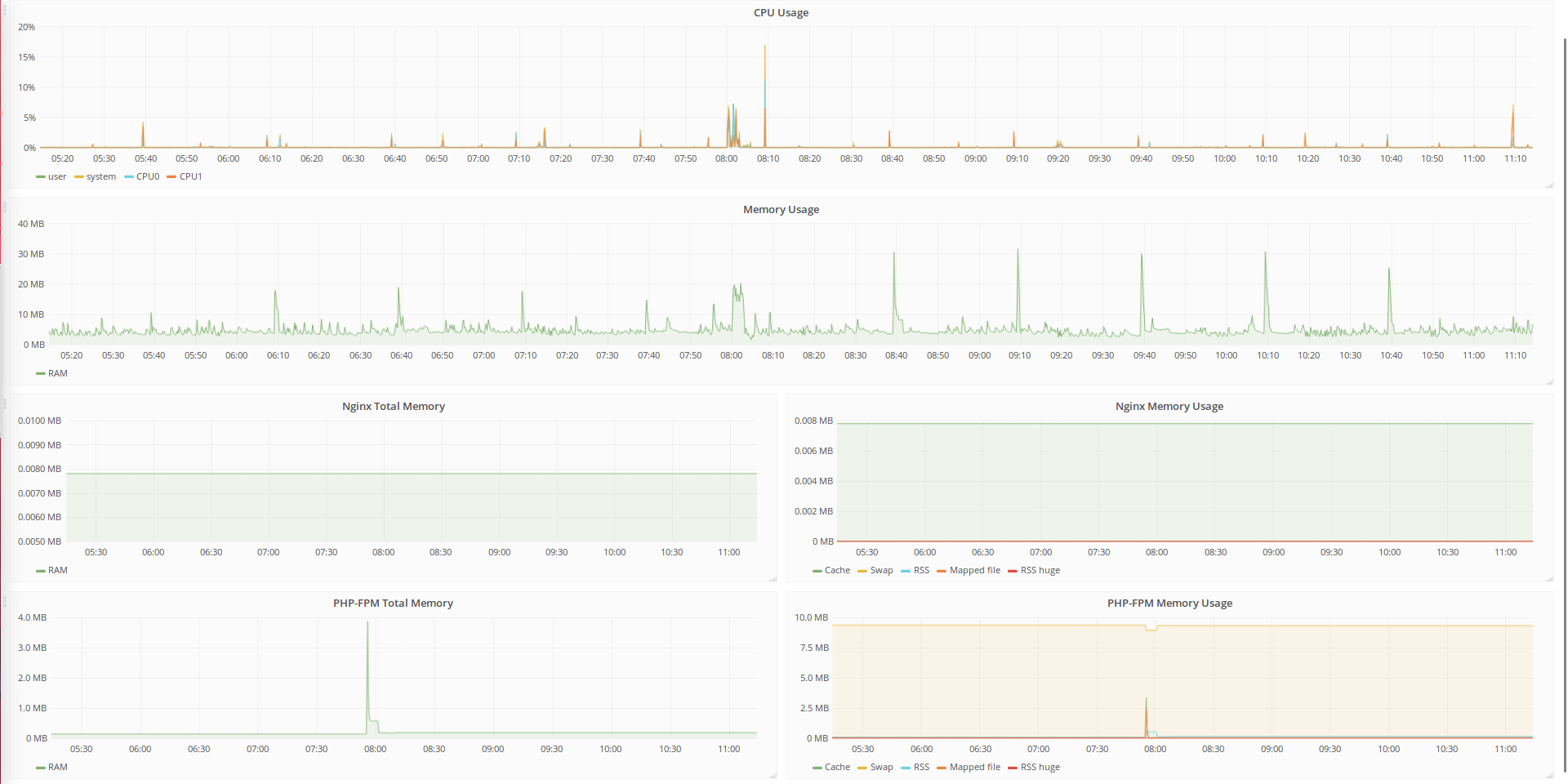
Dashboard for lxd container. Netdata used as collector and InfluxDB as data source.
Just change yourcontainername and yourhostname in json file and you ready to go!
Data source config
Collector config:
Upload an updated version of an exported dashboard.json file from Grafana
| Revision | Description | Created | |
|---|---|---|---|
| Download |
