Hashicorp Vault
Hashicorp Vault Metrics
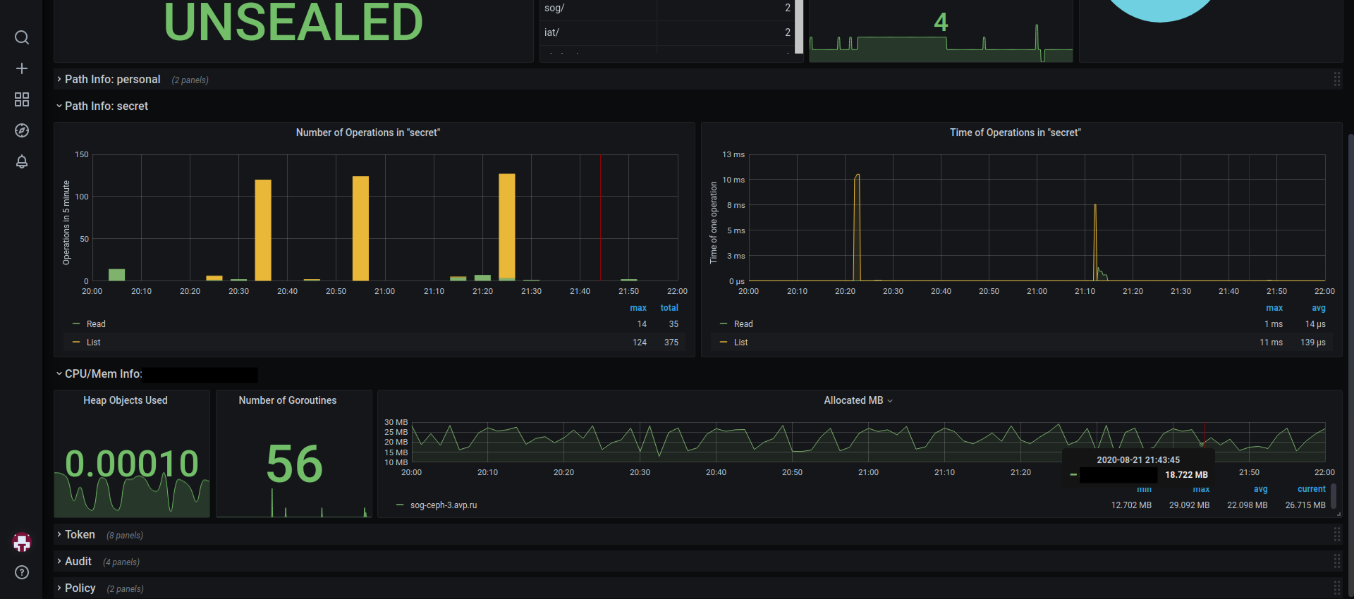
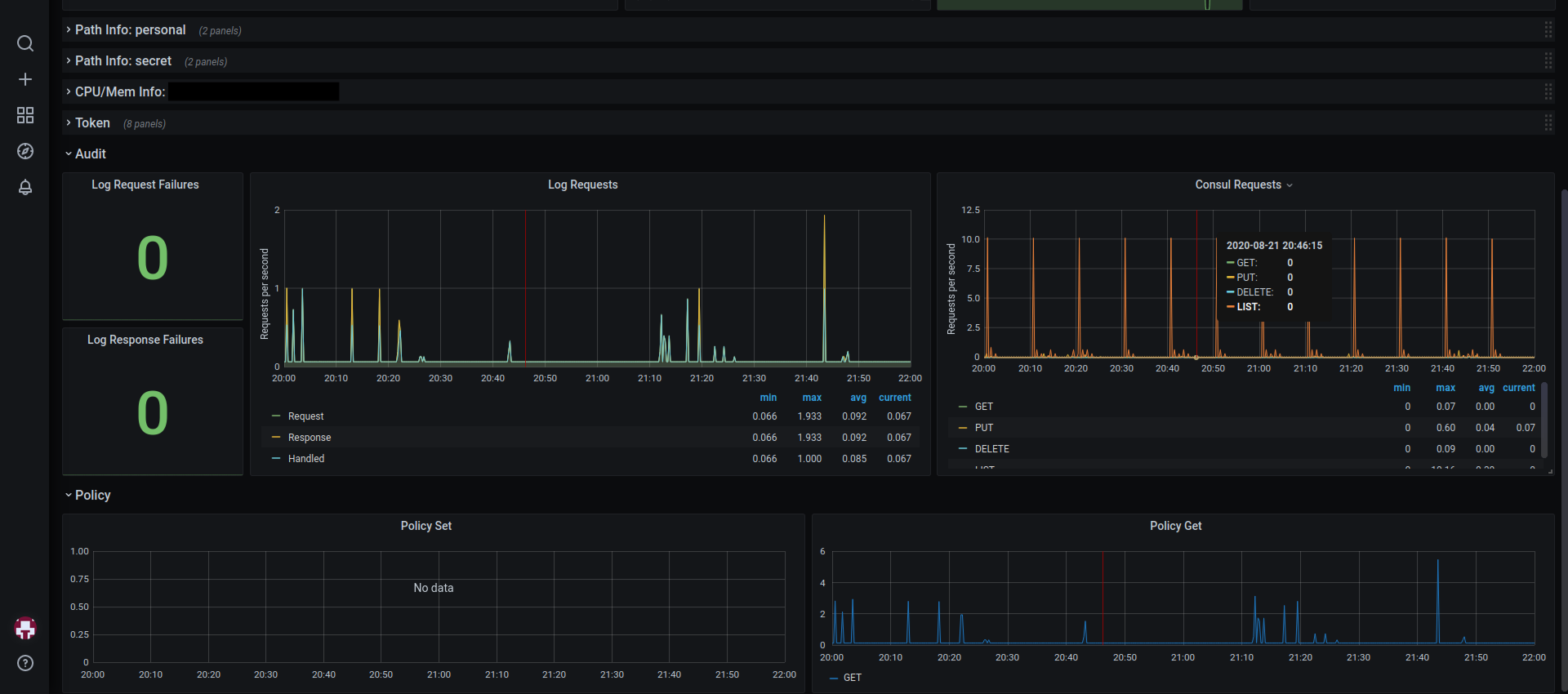
Dashboard contains:
- number of secrets in kv storages
- operations in kv storages
- number of tokens by different types
- operations with tokens
- memory usage by Vault
- requests to Vault
Version2:
- Changed pie-charts on bar-graphs for easier visual use
- Updated some labels
- Updated alerts
- Removed ‘instance’ variable as unnecessary
Download the first version to get a dashboard like in the pictures.
Data source config
Collector config:
Upload an updated version of an exported dashboard.json file from Grafana
| Revision | Description | Created | |
|---|---|---|---|
| Download |
HashiCorp Vault
Easily monitor HashiCorp Vault, the secrets management tool, with Grafana Cloud's out-of-the-box monitoring solution.
Learn more