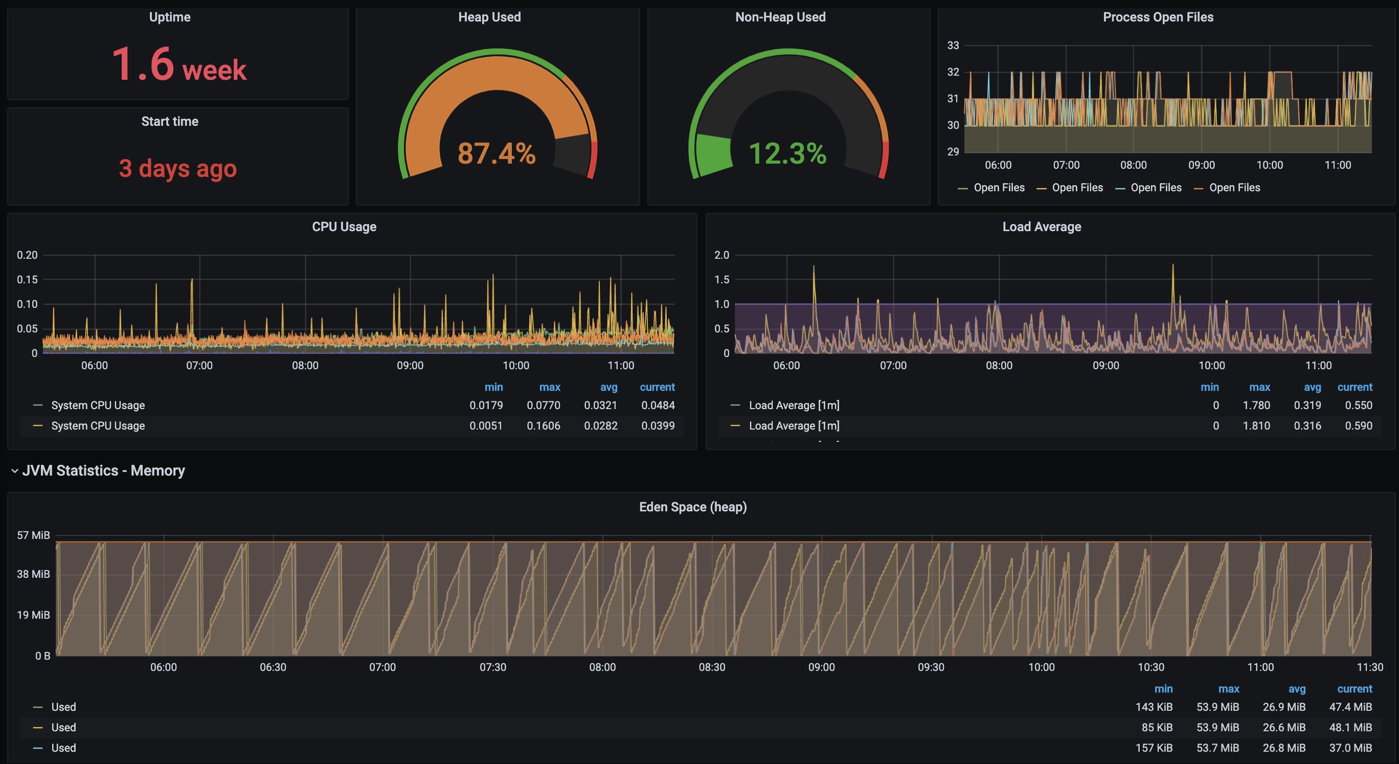
SpringBoot APM Dashboard
Dashboard for Spring Boot Metrics
A dashboard for Java Springboot Applications deployed on a Kubernetes Cluster.
The dashboard supports ALL Nodes in the Node selector.
Data source config
Collector config:
Upload an updated version of an exported dashboard.json file from Grafana
| Revision | Description | Created | |
|---|---|---|---|
| Download |
