WSO2 API Metrics
This Dashboard provides an overview of API services deployed in Enterprise Integrator Cluster.
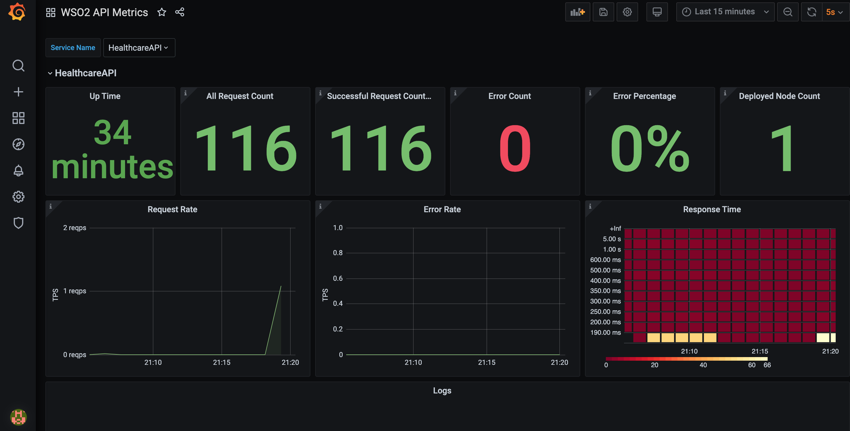
This Dashboard provides an overview of API services deployed in Enterprise Integrator Cluster. It will have dynamic panels for each API service deployed in Enterprise Integrator cluster and user have the ability to choose the API that they want to monitor using the drop down. Following stats are displayed in the API dashboards.
- Up Time
- All Request Count
- Successful Request Count
- Error Count
- Error Percentage
- Deployed Node Count: Number of nodes, service is deployed
- Request Rate
- Error Rate
- Response Time : This will be show as a heat map using recorded histograms. If tracing is enabled widget will have a link to redirect users to Jaeger UI
Data source config
Collector config:
Upload an updated version of an exported dashboard.json file from Grafana
| Revision | Description | Created | |
|---|---|---|---|
| Download |
WSO2 Enterprise Integrator
Easily monitor WSO2 Enterprise Integrator, a powerful configuration-driven approach to integration, with Grafana Cloud's out-of-the-box monitoring solution.
Learn more