WSO2 Integration Node Metrics
This Dashboard provides an overview of a single WSO2 integration nodes
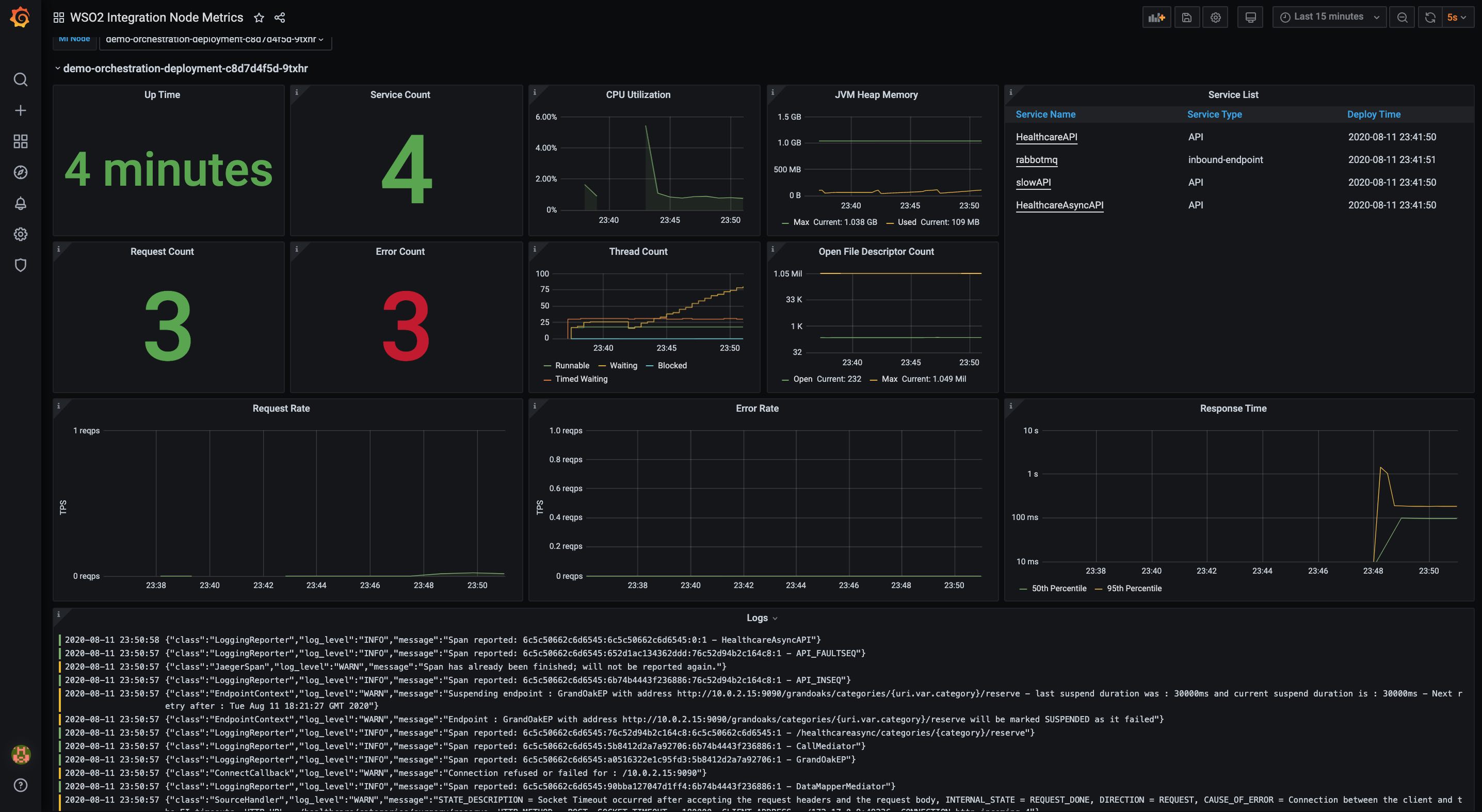
This Dashboard provides an overview of WSO2 integration nodes. From the selector users can selects the desired nodes they want to monitor and separate dynamic panels will be generated for each node. Dashboard will display following details about the nodes.
- Up Time
- Service Count
- Service List
- Request Count
- Error Count
- Request Rate
- Error Rate
- Response Time
- CPU Utilization of JVM
- JVM Heap Memory
- JVM Thread Count
- Open File Descriptor Count
- Logs
Data source config
Collector config:
Upload an updated version of an exported dashboard.json file from Grafana
| Revision | Description | Created | |
|---|---|---|---|
| Download |
Linux Server
Monitor Linux with Grafana. Easily monitor your Linux deployment with Grafana Cloud's out-of-the-box monitoring solution.
Learn more