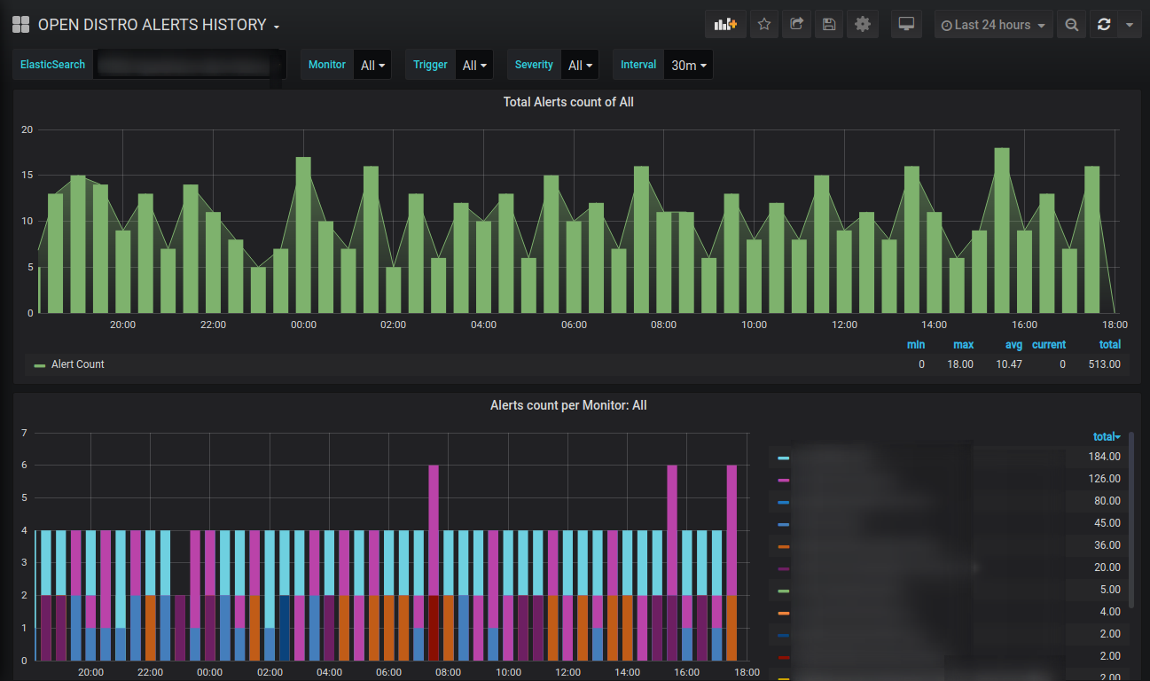
OPEN DISTRO ALERTS HISTORY
A dashboard to view the history of all alerts sent by opendistro-alerting on the basis of Monitor, Trigger, and Severity.
For every alert sent by the Opendistro alerting the document is saved in an inbuilt index.
Datasource: ElasticSearchIndex name: .opendistro-alerting-alert-history-*Pattern: No patternTime field name: start_timeVersion: 7.0+
Email: shubhamc183@gmail.com
Data source config
Collector config:
Upload an updated version of an exported dashboard.json file from Grafana
| Revision | Description | Created | |
|---|---|---|---|
| Download |
