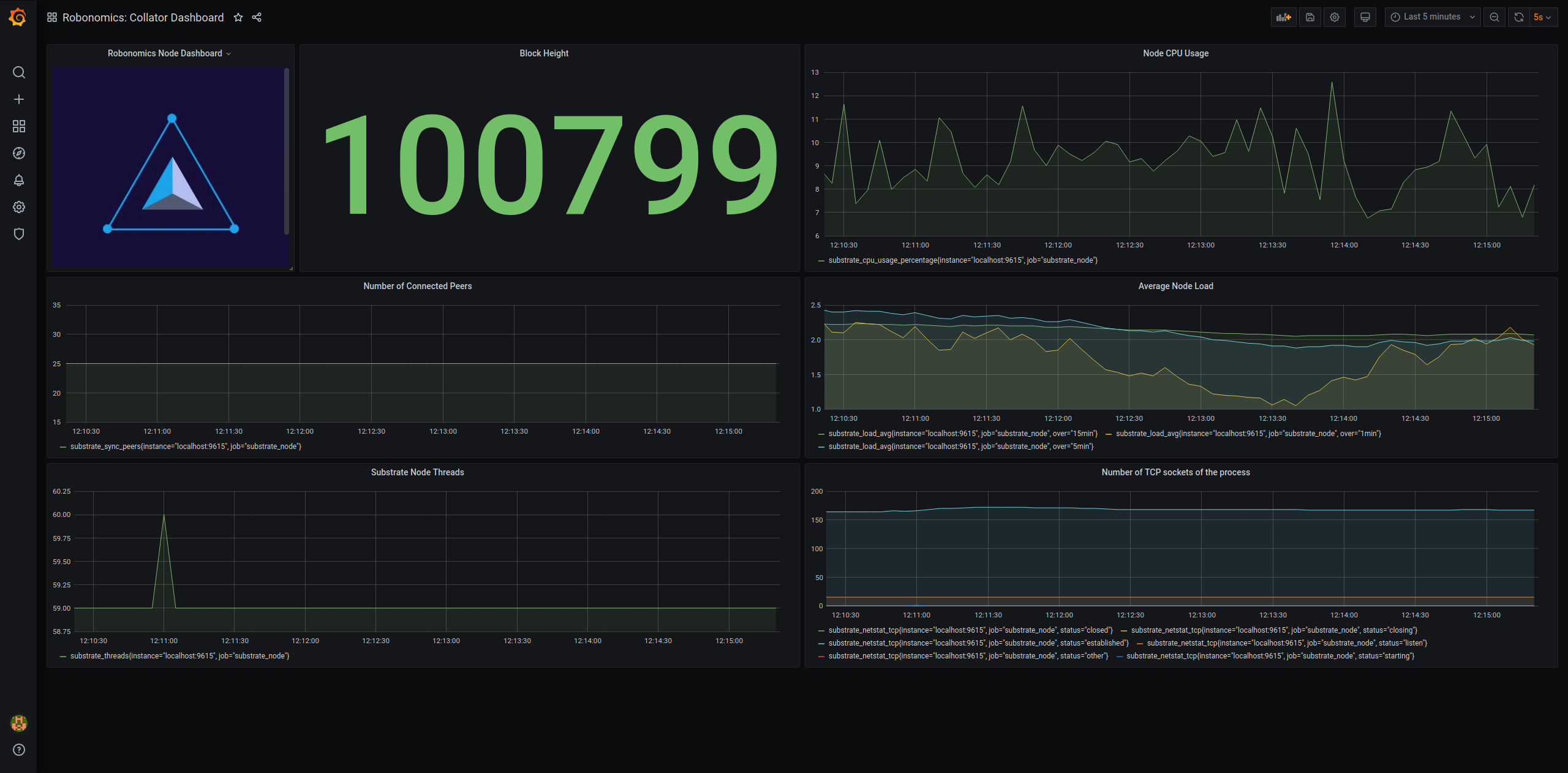
Robonomics: Collator Dashboard
Dashboard for Robonomics Collator/Node based on Substrate. Prometheus endpoint at node port 9615.
Data source config
Collector config:
Upload an updated version of an exported dashboard.json file from Grafana
| Revision | Description | Created | |
|---|---|---|---|
| Download |
