K8s cluster monitoring (via chaiyd)
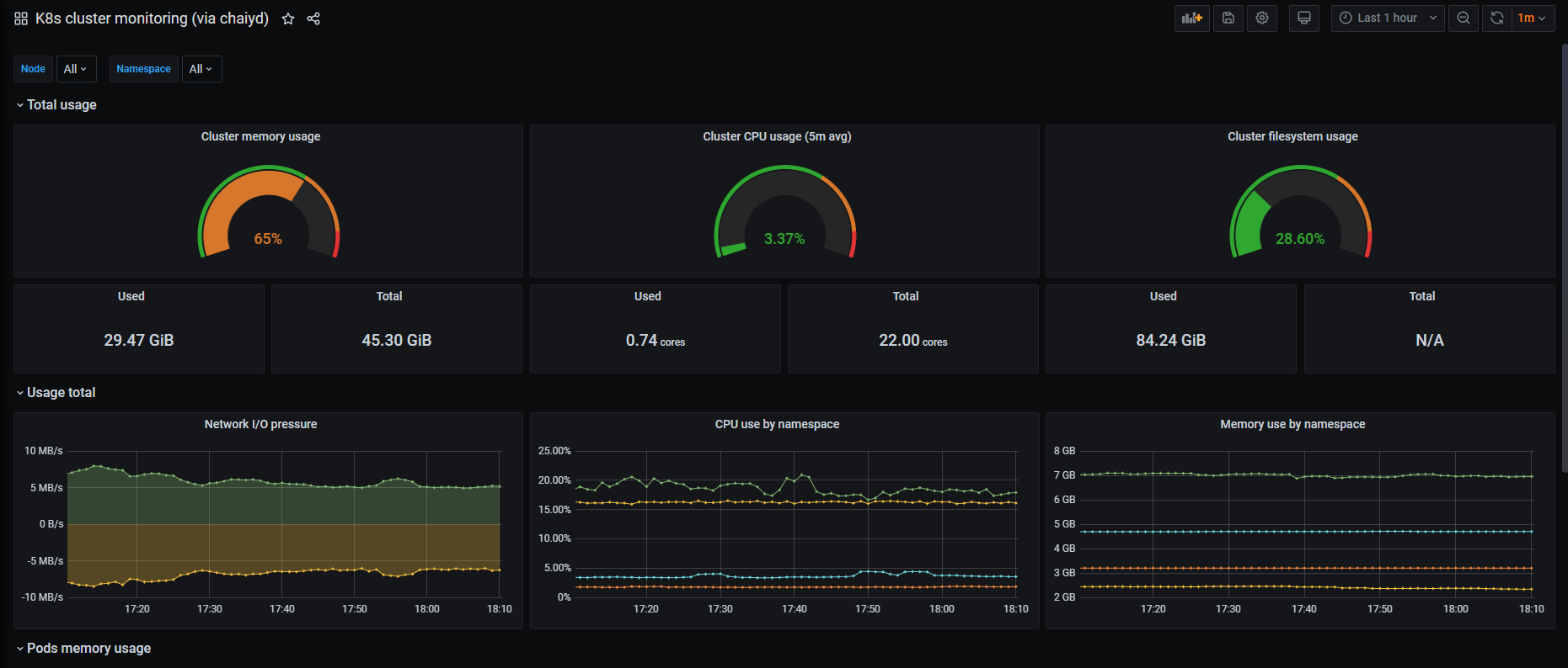
K8s cluster using Prometheus.
github: chaiyd
Revision 7
- update kubernetes 1.21.0
- node-exporter version v1.1.2
- prometheus version v2.27.1
- grafana version 8.0.1
Revision 5
- update Cluster filesystem usage Total N/A
Revision 4
- k8s version 1.16.10
- node-exporter version v1.0.1
- prometheus version 2.19.2
- grafana version 7.1.0
Data source config
Collector config:
Upload an updated version of an exported dashboard.json file from Grafana
| Revision | Description | Created | |
|---|---|---|---|
| Download |
Kubernetes
Monitor your Kubernetes deployment with prebuilt visualizations that allow you to drill down from a high-level cluster overview to pod-specific details in minutes.
Learn more