vSphere - Host details
Dashboard for ESXi host metrics in a VMware vSphere environment
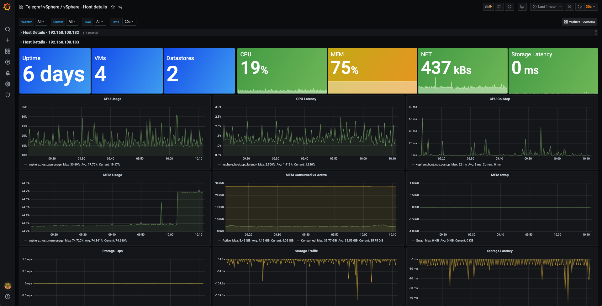
This dashboard gives details of VMware vSphere ESXi hosts. Data is pulled from vCenter with the vSphere plugin of the Telegraf agent. The data is stored in an InfluxDB timeseries database.
The dashboard can show one or more hosts in a cluster
See also my other dashboards:
Data source config
Collector config:
Upload an updated version of an exported dashboard.json file from Grafana
| Revision | Description | Created | |
|---|---|---|---|
| Download |
VMware vSphere
Easily monitor VMware vSphere, a virtualization platform that helps consolidate IT infrastructure, with Grafana Cloud's out-of-the-box monitoring solution.
Learn more