AKS Monitor Container
Azure Monitor Container Insights
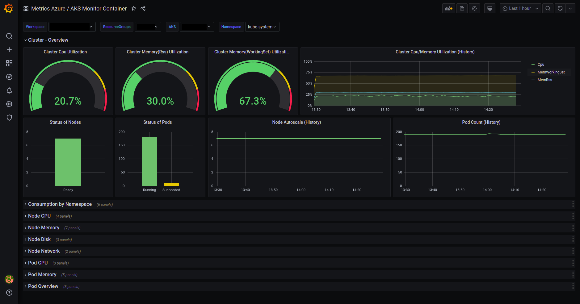
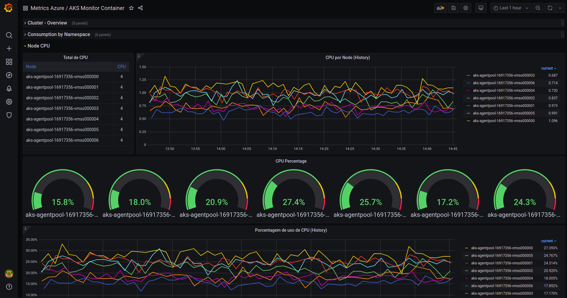
Dashboard for AKS monitoring from Azure Monitor
Requirements:
When all has been configured, you just need select in template variables the resource group where your AKS be, then select the AKS itself.
Data source config
Collector config:
Upload an updated version of an exported dashboard.json file from Grafana
| Revision | Description | Created | |
|---|---|---|---|
| Download |
