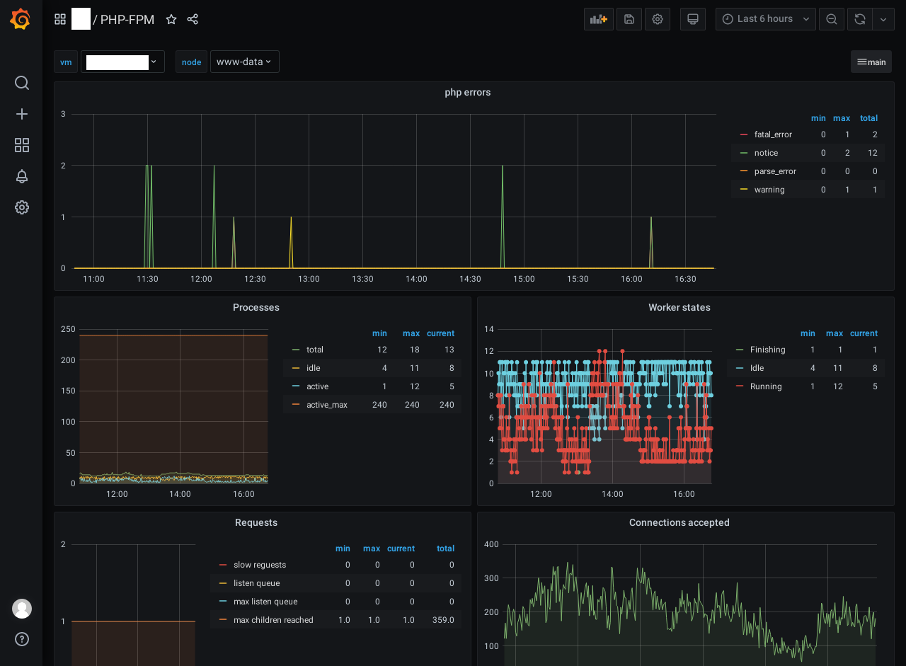
PHP-FPM
Dashboard of status, statistic and messages from fpm daemon
PHP-FPM Dashboard host or guest mashine.
- Error log messages
- Process
- Worker states
- Requests
- Connections accepted
grafana->graphite->collectd
Data source config
Collector config:
Upload an updated version of an exported dashboard.json file from Grafana
| Revision | Description | Created | |
|---|---|---|---|
| Download |
