1 SLS主机监控 单机指标 v2020.08.08
SLS主机监控,主要显示单主机指标
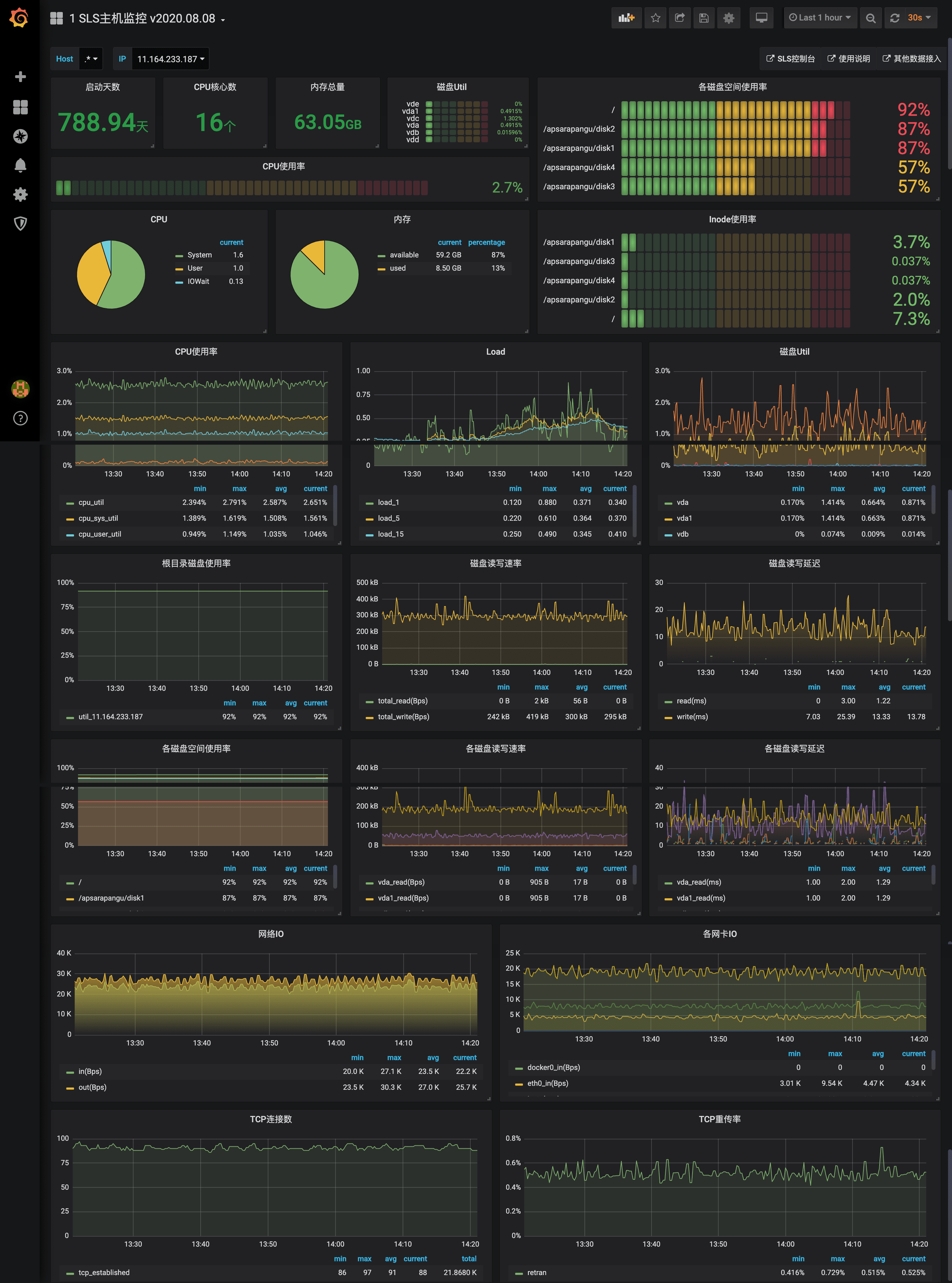
SLS主机监控仪表盘
日志服务Logtail支持采集主机CPU、内存、负载、磁盘、网络等监控数据。详细指标以及操作方式请参考:SLS主机监控数据接入。
此仪表盘只展示单机的监控指标,建议搭配SLS集群监控仪表盘(ID 12822),使用效果更佳。
问题反馈和技术支持请加钉钉群或者微信联系作者。
数据采集方式
前提条件
已在服务器上安装Logtail(Linux Logtail 0.16.40及以上版本),详情请参见安装Logtail(Linux系统)。
使用限制
- 不支持Windows版本。
- 不支持采集GPU、硬件状态等监控数据。
操作步骤
- 登录日志服务控制台。
- 在接入数据区域,选择主机监控。
- 在选择日志空间页签中,选择目标Project和MetricStore,单击下一步。您也可以单击立即创建,重新创建Project和MetricStore,详情请参见创建Project和创建MetricStore。
- 在创建机器组页签中,创建机器组。
- 如果您已有可用的机器组,请单击使用现有机器组。
- 如果您还没有可用的机器组,请执行以下操作(以ECS为例):
- 选择ECS实例安装Logtail,详情请参见安装Logtail(ECS实例)。如果已在ECS上安装Logtail,请直接单击确认安装完毕。
说明 如果是自建集群、其他云厂商服务器,需要手动安装Logtail,详情请参见安装Logtail(Linux系统)。 1. 安装完成后,单击确认安装完毕。 1. 创建机器组,详情请参见创建IP地址机器组或创建用户自定义标识机器组。 5. 在机器组配置页签中,应用机器组。选择一个机器组,将该机器组从源机器组移动到应用机器组。 5. 在Logtail配置页签中,配置配置名称和插件配置。inputs为Logtail采集配置,必选项,请根据您的数据源配置。
说明 一个inputs中只允许配置一个类型的数据源。
{
"inputs": [
{
"detail": {
"IntervalMs": 30000
},
"type": "metric_system_v2"
}
]
}最后 单击下一步,完成配置。
Grafana配置方式
操作步骤
- 登录Grafana。
- 在左侧导航栏,单击
> Data Sources。 - 在Data Sources页签,单击Add data source。
- 选择Prometheus,单击Select。
- 在Settings页签,请您参考如下说明配置数据源。
最后单击Save & Test。
Dashboard更新记录
2020.08.08
- 初始化版本
作者
- 邮箱:davidzhang.zc@alibaba-inc.com
- 微信:davidzhang-zc
Data source config
Collector config:
Upload an updated version of an exported dashboard.json file from Grafana
| Revision | Description | Created | |
|---|---|---|---|
| Download |

