Dashboard Basic - Docker e Prometheus
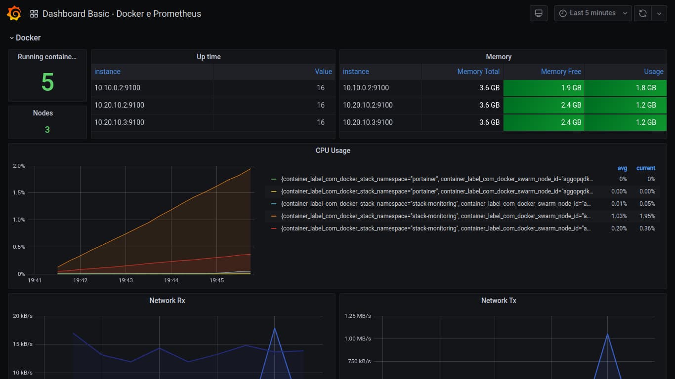
Dashboard criada com o propósito de exemplificar o uso das ferramentas Prometheus, Node-exporte e Grafana, durante o evento ERAD - UFMS 2020. Por esse motivo essa dashboard foi basead na Node Exporter for Prometheus Dashboard EN - v20200628.
Dashboard Grafana
Dashboard criada com o propósito de exemplificar o uso das ferramentas Prometheus, Node-exporte e Grafana, durante o evento ERAD - UFMS 2020. Por esse motivo essa dashboard foi basead na Node Exporter for Prometheus Dashboard EN - v20200628.
Essa dashboard está expondo algumas métricas sobre os serviços que estão dentro dos contêineres e as maquinas que compoem o Swarm

Data source config
Collector config:
Upload an updated version of an exported dashboard.json file from Grafana
| Revision | Description | Created | |
|---|---|---|---|
| Download |
Docker
Easily monitor Docker with Grafana Cloud's out-of-the-box monitoring solution.
Learn more