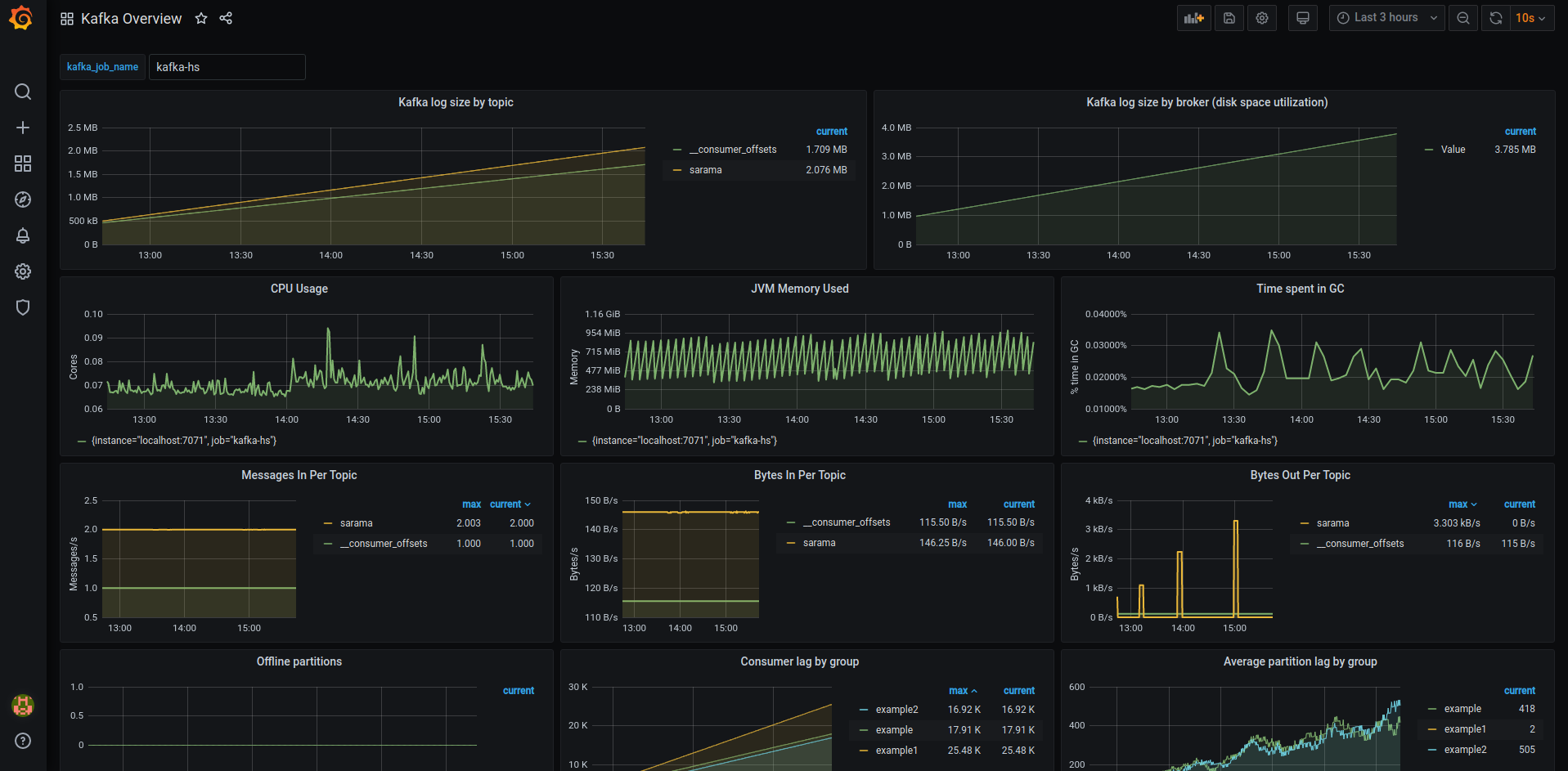
Kafka Overview
Kafka resource usage and consumer lag overview
a modified version of https://github.com/ignatev/burrow-kafka-dashboard(dashboard ID: 5468).
Use jmx_exporter and Burrow’s self exporter.
Data source config
Collector config:
Upload an updated version of an exported dashboard.json file from Grafana
| Revision | Description | Created | |
|---|---|---|---|
| Download |
Kafka
Easily monitor your Kafka deployment with Grafana Cloud's out-of-the-box monitoring solution.
Learn more