SAP HANA
Shows detailed stats of a SAP HANA database. Brought to you by SUSE.
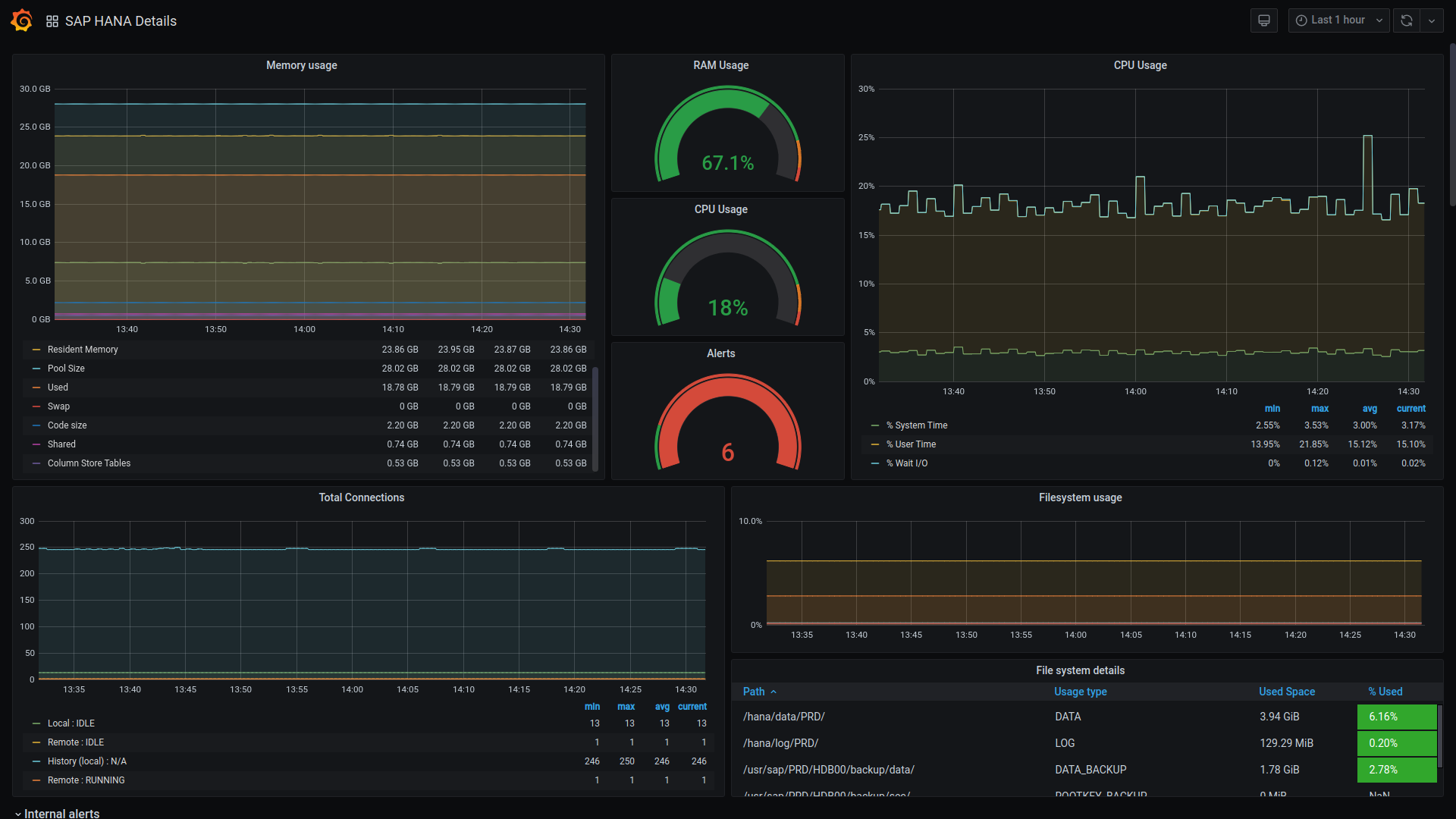
This dashboard shows the details of a SAP HANA instance; it supports both multiple instances and multi-tenancy, and it is meant to be used with hanadb_exporter.
It is mainly developed by SUSE.
Data source config
Collector config:
Upload an updated version of an exported dashboard.json file from Grafana
| Revision | Description | Created | |
|---|---|---|---|
| Download |
SAP HANA®
Easily monitor SAP HANA® an in-memory database designed to process large volumes of data in real time, with Grafana Cloud's out-of-the-box monitoring solution.
Learn more